Vous trouverez à peine des avis négatifs sur SiteGround. Les utilisateurs du monde entier font l’éloge de ses performances fiables et de son support client réactif.
Nous avons nous-mêmes vécu une expérience similaire.
Lors de nos tests, SiteGround a obtenu d’excellents résultats, un temps de fonctionnement moyen de 99,998 % et un temps de chargement de 1,699 seconde.
Cependant, une préoccupation commune revient sans cesse : les prix élevés des renouvellements. Après la première année, l’augmentation des coûts peut grever votre budget, surtout si votre site Web est encore nouveau.
Si c’est l’une de vos inquiétudes ou si vous explorez simplement des alternatives à SiteGround, vous êtes au bon endroit.
J’ai présélectionné 5 hébergeurs Web fiables, chacun adapté à des besoins différents.
Ce sont des services avec lesquels j’ai personnellement travaillé, et je vais partager des idées honnêtes tirées de mon expérience.
Plongeons-y.
![Alternatives-à-Siteground » BlogPasCher Meilleures alternatives à Siteground 2025 [pour chaque situation]](https://blogpascher.com/wp-content/uploads/2025/10/Alternatives-a-Siteground-1024x551.jpg)
Table des matières
- 5 meilleures alternatives à SiteGround :
- Le mot de la fin : Mes 2 meilleurs choix
- Foire aux questions :
5 meilleures alternatives à SiteGround :
Les alternatives populaires à SiteGround incluent Hostinger, WordPress.com, Cloudways, WPX et Namecheap.
Chacun adapté à des situations différentes :
- Hostinger : Idéal pour les débutants
- WordPress.com : Idéal pour le budget et les performances élevées
- Cloudways : Idéal pour l’évolutivité
- WPX Hosting : Idéal pour les hautes performances
- Namecheap : Alternative moins chère pour l’enregistrement de domaine
1. Hostinger : Alternative bon marché à SiteGround pour les débutants

Hostinger existe depuis près de 20 ans et est connu pour offrir certains des plans d’hébergement les plus économiques sans réduire les performances.
Il n’offre peut-être pas la même puissance que les hébergeurs premium haut de gamme, mais les performances que vous obtenez pour le prix sont plus que suffisantes pour les sites Web de petite et moyenne taille.
Comparaison des principales fonctionnalités de Hostinger :

Pourquoi choisir Hostinger ?
Une chose qui est unique à propos de Hostinger est sa tarification équilibrée. Que vous choisissiez le plan d’entrée de gamme ou le plan de niveau supérieur, les fonctionnalités restent presque 90 à 95 % les mêmes. C’est quelque chose que peu d’hébergeurs offrent.
Outre les plans abordables, de nombreux cadeaux (CDN, domaine, confidentialité du domaine, etc.) sont également inclus, ce qui vous permet d’économiser de l’argent.
Pour les performances, j’ai effectué des tests à long terme en utilisant le plan Premium de Hostinger, qui est leur option la plus populaire. Sur plus d’un an d’utilisation, le temps de disponibilité a été en moyenne de 99,982 %, ce qui est excellent pour cette gamme de prix.
Pour aller plus loin, j’ai effectué un test de résistance en envoyant plus de 20 000 visiteurs à la fois. Les serveurs sont restés stables sans planter et le temps de réponse moyen est resté autour de 799 ms, ce qui est mieux que de nombreux hébergeurs de prix similaire.
Vous pouvez trouver plus de détails sur les tests de performance de Hostinger ici.
Avantages et limites :
| Avantages | Limites |
| Meilleures performances sur les hébergeurs d’entrée de gamme | L’assistance téléphonique est manquante |
| Uniquement des hébergeurs qui offrent un rapport qualité-prix pour les débutants et les petits sites | |
| Beaucoup de cadeaux |
Tarif :
L’hébergement WordPress Hostinger propose 3 plans principaux à partir de 2,99 $/mois. Vous pouvez toujours essayer leurs plans cloud pour les sites à fort trafic.
Explorez Hostinger et économisez d’abord
2. WordPress.com : Abordable et haute performance

WordPress.com’est le service d’hébergement proposé par la même société qui a contribué au développement du WordPress.org CMS.
Saviez-vous que lorsque notre équipe a comparé WordPress.com et SiteGround, nous avons constaté que les deux hébergeurs offrent des performances, une sécurité et un support solides.
Cependant, il y a une différence notable dans les prix, ce qui en fait un excellent concurrent WordPress.com SiteGround abordable avec d’excellentes performances.
WordPress.com Principales caractéristiques et comparaison :

Pourquoi choisir WordPress.com ?
Dans les tests de résistance, WordPress.com serveurs ont obtenu de meilleurs résultats que la plupart des autres hébergeurs Web. Lorsque nous avons envoyé plus de 26 000 visiteurs à la fois, le site a géré la charge en douceur avec un temps de réponse impressionnant de seulement 5,5 millisecondes.

Si votre site reçoit un trafic important et que vous souhaitez un fournisseur d’hébergement fiable, WordPress.com est plus que capable. Son temps de fonctionnement moyen s’élève également à 99,999 %.
Ils ont récemment ajouté un « assistant IA » dans leur fonction d’hébergement, qui résout rapidement vos requêtes. Par exemple, lorsque je tape « CDN », non seulement il explique tout, mais répond également à mes éventuelles requêtes dans une réponse des plus humaines.
Contrairement à SiteGround et à d’autres fournisseurs, WordPress.com est un hébergeur entièrement géré, ce qui signifie que ses experts s’occupent des problèmes techniques pour vous.
Si vous envisagez de créer une boutique de commerce électronique complète, WordPress.com propose un plan de commerce dédié avec des outils WooCommerce avancés.
Dans l’ensemble, WordPress.com s’agit d’un choix solide pour tous ceux qui souhaitent héberger un seul site à un prix abordable sans compromettre les performances ou le support.
Avantages et limites :
| Avantages | Limites |
| Gère facilement les sites à fort trafic grâce à la mise à l’échelle en rafale | Limité à un site par licence |
| Offre des performances globales et une disponibilité rapide | |
| Entièrement géré, ce qui signifie une assistance complète pour les utilisateurs débutants |
Tarif :
WordPress.com propose plusieurs durées de plan. Le plan de 36 mois commence à seulement 2,75 $ par mois. Vous pouvez choisir en fonction des fonctionnalités dont vous avez besoin, en gardant à l’esprit que tous les plans n’autorisent qu’une seule installation de site Web.
Essayez WordPress.com et économisez
Explorer : Avis de l’hébergement WordPress [Je l’ai essayé]
3. Cloudways : le meilleur pour l’évolutivité

Je recommande toujours Cloudways aux utilisateurs qui ont un bon budget et qui croient en l’hébergement premium plutôt qu’aux hébergeurs d’entrée de gamme.
SiteGround se situe dans le segment des hébergeurs d’entrée de gamme, Cloudways est totalement différent. Leurs serveurs sont basés sur le cloud, ce qui signifie qu’un serveur tombe en panne, un autre serveur dans un cluster cloud aide votre site à fonctionner dans des situations de catastrophe.
Cloudways est une alternative totalement différente à SiteGround. Il s’agit d’un cloud alors que les serveurs SiteGround sont basés sur l’hébergement partagé.
Principales caractéristiques de Cloudways :
- Prix sur 12 mois : À partir de 132 $ (12 premiers mois)
- Nombre de sites : Vous pouvez héberger un nombre illimité de sites
- Stockage : 25 Go – 3840 Go
- CDN : CDN intégré avec + de 60 centres de données
- Sauvegardes quotidiennes gratuites : Oui avec fonctionnalité à la demande
- Capacité de rafale élevée : Entièrement pris en charge
- Une migration gratuite avec l’assistance de l’équipe technique est fournie
- La facturation en temps réel est là
- La mise à l’échelle verticale est prise en charge
- Une assistance téléphonique est disponible
- DDoS Protection
- Assistance par chat en direct 24h/24 et 7j/7
Pourquoi choisir Cloudways ?
Saviez-vous que Cloudways vous permet d’atteindre une évolutivité allant jusqu’à 3840 Go ?
C’est énorme, et si vous avez un grand site ou une application Web qui utilise d’énormes ressources, alors Cloudways est là pour vous fournir une RAM, un stockage, une sécurité et des performances supérieures.
Parce qu’ils prennent en charge la facturation en temps réel, la facturation de mon site Web n’est pas toujours la même. Parfois, cela me coûte moins cher que le prix de mon plan de base fixe. La facturation en temps réel vous oblige uniquement à payer pour les ressources serveur consommées par votre site.
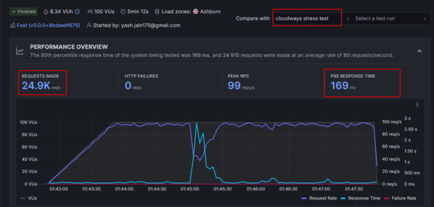
Dans les tests de performance, Cloudways obtient d’excellents résultats dans toutes les régions du monde car ils prennent en charge 60+ centres de données.
- Le temps de fonctionnement moyen est de 99,970 %.
- Le temps de chargement moyen des pages est de 1,68 s
Dans le test de résistance, leurs serveurs ont géré facilement le trafic en masse. Il n’y a pas eu de plantage et le temps de réponse moyen n’est que de 169 ms.

Dans l’ensemble, Cloudways fonctionne mieux pour les sites à fort trafic ou les applications Web qui nécessitent une fiabilité accrue des serveurs Cloud et ne permettent pas un seul temps d’arrêt.
Avantages et limites :
| Avantages | Limites |
| Serveurs Google basés sur le cloud pris en charge | Le CDN gratuit n’est pas inclus |
| Reach est mondial avec le soutien de 60+ centres de données | |
| Facturation en temps réel et avantage d’une grande évolutivité |
Tarif :
Le prix de l’hébergement Cloudways commence à partir de 11 $/mois et va jusqu’à 1500 $/mois. Vous avez la possibilité de choisir un serveur cloud parmi les 5 options (Digital Ocean, Vultr, Linode, AWS et Google Cloud)
Essayez Cloudways et économisez
Explorer : Avis sur l’hébergement Cloudways [Mon expérience et mes idées]
4. WPX Hosting : alternative SiteGround haute performance

WPX Hosting se classe en tête de la liste des hébergeurs Web les plus rapides et devrait être choisi si vous avez besoin d’un hébergeur avec des performances ultra élevées.
Caractéristiques principales :
- Centres de données aux États-Unis, au Royaume-Uni et en Australie
- Sauvegardes personnelles à la demande
- Installation de WordPress en 1 clic
- Garantie de disponibilité de 99,95 %
- Réparez-le pour vous si le site tombe en panne
- Optimisation gratuite de la vitesse
- Zone de rassemblement
- Protection DDoS au niveau de l’entreprise
- Stockage SSD rapide avec un tableau de bord personnalisé
Pourquoi choisir WPX ?
La particularité de l’hébergement WPX est qu’il offre une « garantie de correctif pour vous » et une « optimisation gratuite de la vitesse du site ». Cela signifie qu’en cas de piratage, de plantage et de faibles performances, les experts en hébergement WPX viennent sur le terrain et effectuent la maintenance de votre site.
Parce qu’il s’agit d’un hébergeur WordPress entièrement géré, le prix de WPX Hosting est un peu élevé par rapport aux autres alternatives SiteGround de la liste.
J’ai constaté que la charge moyenne des serveurs WPX n’est que de 1,2 seconde dans le monde, notamment en Australie, aux États-Unis, au Royaume-Uni, en Asie et au Brésil. Merci à GTMetrix pour ce test.
Et la plupart du temps, ils affichent un temps de disponibilité de 100 % chaque mois.
Dans l’ensemble, choisissez WPX comme concurrent de SiteGround dans une situation où le budget n’a pas d’importance pour vous. Seules les bonnes performances avec la haute sécurité sont un objectif pour vous.
Avantages et limites :
| Avantages | Limites |
| La migration du site Web est entièrement gratuite, gérée par leur équipe interne. | Un peu cher |
| Soutenu par une assistance en direct 24h/24 et 7j/7, connu pour ses réponses rapides comme l’éclair en moyenne en moins de 40 secondes. | Le domaine gratuit pour un an n’est pas disponible |
| Fournit des sauvegardes automatiques quotidiennes et un environnement d’hébergement sécurisé. | |
| Un gestionnaire de sauvegarde intégré vous permet de restaurer les données en quelques clics. | |
| La surveillance continue des logiciels malveillants et des piratages garantit que votre site reste protégé à tout moment. | |
| Les renouvellements sont les mêmes que ceux que vous facturez pour la première fois |
Tarif :
WPX Hosting propose un hébergement WordPress à partir de 20,83 $ dans lequel vous obtenez 5 installations de site, 15 Go de stockage et 200 Go de bande passante.
Essayez l’hébergement WPX (explorez les remises)
Explorer : Avis sur l’hébergement WPX [Voir pourquoi j’ai hébergé ici]
5. Namecheap – Idéal pour l’enregistrement de domaine

Si vous envisagez d’acheter un domaine pour votre site Web et que SiteGround vous facture plus cher, pourquoi ne pas explorer Namecheap.
Namecheap est l’une des options les plus populaires et les plus économiques. Il est connu pour offrir des remises importantes où vous pouvez obtenir des domaines à partir de seulement 99 cents.
Namecheap fournit également un hébergement Web, mais honnêtement, ce n’est pas leur domaine le plus fort. Les plans commencent à partir de 1,48 $ par mois, mais les performances globales ne sont pas très impressionnantes. De nombreux utilisateurs utilisent Namecheap principalement pour l’enregistrement de domaine, car c’est là qu’il se démarque vraiment.
| Avantages | Limites |
| Domain Privacy est gratuit la première année | Les performances du serveur d’hébergement sont médiocres |
| Commencer avec l’hébergement Namcheap est facile, car leurs plans ne vous coûtent que 1,43 $/mois |
En savoir plus sur Namecheap :
Le mot de la fin : Mes 2 meilleurs choix
Déterminer l’hébergement final ne sera pas facile, mais je suis sûr que cette liste d’alternatives à SiteGround vous a aidé à y voir plus clair.
Et si vous n’êtes toujours pas sûr, vous pouvez commencer par Hostinger ou WordPress.com.
Hostinger est économique et offre une grande valeur pour les sites Web de petite et moyenne taille. Cependant, si vous recherchez une expérience d’hébergement à long terme et sans tracas, WordPress.com est le meilleur choix, avec des plans qui conviennent à la fois aux sites Web à petite et à grande échelle.
P.S. Cet article n’est pas généré par l’IA. Je suis l’écrivain humain, et nous avons soigneusement examiné les fonctionnalités, les prix et d’autres aspects des services d’hébergement avant d’établir la liste.
Alors, faites-moi savoir si vous avez des questions. L’humain de notre équipe vous répondra !
Foire aux questions :
Pourquoi devrais-je chercher une alternative à SiteGround ?
SiteGround est une excellente société d’hébergement, mais ses prix de renouvellement deviennent assez chers après le premier terme. De nombreux utilisateurs recherchent des options moins chères qui maintiennent le même niveau de vitesse, de disponibilité et d’assistance.
Quelle est la meilleure alternative à SiteGround pour les débutants ?
WordPress.com et Hostinger sont les meilleurs choix si vous débutez. Il est facile à utiliser, abordable et comprend des extras précieux comme un domaine gratuit, SSL et CDN.
Quelle alternative offre les meilleures performances ?
WPX Hosting se distingue par ses performances. Il charge les sites Web plus rapidement que la plupart des autres hébergeurs et fournit même un service « Fix it for you » si votre site rencontre des problèmes.
Quel hébergement fonctionne le mieux pour les sites Web à fort trafic ?
WordPress.com et Cloudways gèrent efficacement le trafic lourd. WordPress.com dispose d’une excellente gestion des rafales, tandis que Cloudways vous permet de faire évoluer les ressources de votre serveur à tout moment.
Quel hébergeur est le meilleur pour une utilisation à long terme ?
Si vous voulez avoir l’esprit tranquille et disposer d’une plateforme qui gère le travail technique pour vous, WordPress.com’est le meilleur choix. Il est fiable, sécurisé et entièrement géré
Puis-je déplacer facilement mon site Web de SiteGround vers un autre hébergeur ?
Oui, tous les fournisseurs d’hébergement mentionnés ci-dessus offrent une migration gratuite de sites Web. Leurs équipes vous aident à transférer votre site sans temps d’arrêt.