La Top 20 des plugins WordPress essentiels à installer en 2025 [y compris les plugins que nous utilisons sur BlogPasCher] " class="bpctb-auto-link">blogpascher.com/ressources/recherche-de-mots-cles-b2b" title="Recherche de mots-clés B2B 2025 : tout ce que connaître en 2026" class="bpctb-auto-link">vous devez savoir" class="bpctb-auto-link">recherche de l’hébergeur le plus rapide est désormais terminée !
Nous surveillons en continu des indicateurs de performance cruciaux comme la disponibilité, le temps de réponse des serveurs et la vitesse de chargement des pages de 30+ hébergeurs web depuis près de 6 mois.
Et certains populaires depuis plus d’un an... Et vous ne croirez pas que moins de 10 hébergeurs web se sont manifestés en ayant dépassé les normes de qualité.
Si vous cherchez des réponses rapides, laissez-moi vous dire que...
La performance de l’hébergeur web Hostinger a été la plus rapide dans le segment des prix abordables d’entrée de gamme (temps moyen de chargement des pages : 1,78s, temps de disponibilité des 30 derniers jours : 100 %). Les serveurs d’hébergement web WPX ont été les plus rapides (temps moyen de chargement des pages : 1,2s, 30 derniers jours d’utilisation : 100 %), ce qui appartient au segment de l’hébergement web de premier ordre. Enfin, les serveurs les plus lents ont été identifiés comme ceux de Bluehost (temps moyen de chargement des pages : 6,76s, temps de disponibilité des 30 derniers jours : 100 %).
Nous savons tous les deux que les sites lents sont un cauchemar aussi bien pour les visiteurs que pour les propriétaires de sites. Une mauvaise vitesse de chargement impacte directement l’expérience utilisateur et le classement SEO de toute page web.
Selon Google et diverses analyses d’experts, la norme pour le temps de chargement des pages est considérée comme étant de 1 à 3 secondes. Tout ce qui dépasse 4 secondes augmente directement le taux de rebond de votre page de 32 % à 90 %.

Donc, si le temps de chargement de votre site web est en dessous des bons standards, il est temps de passer ou de passer à l’hébergement le plus rapide.
Dans cet article, Je ne vais pas seulement révéler les résultats des tests en direct des sociétés d’hébergement web les plus rapides, mais j’essaierai aussi de partager mon expérience personnelle avec ces hébergeurs.
Table des matières
- Liste des 5 fournisseurs d’hébergement web les plus rapides [avec comparaison des résultats]
- 1. WPX Host – Meilleure performance globale
- 2. Hostinger – Hébergement le plus rapide et le moins cher pour les petites entreprises
- 3. Cloudways – Meilleur fournisseur d’hébergement cloud le plus rapide
- 4. Kinsta – Meilleur hébergement WordPress rapide pour sites à fort trafic
- 5. WordPress.com – hébergeur le plus rapide pour les visiteurs aux États-Unis et au Royaume-Uni
- Notre processus pour découvrir les serveurs d’hébergement web les plus rapides
- Dernières réflexions : Quel est actuellement l’hébergeur web le plus rapide ?
- FAQ :
Liste des 5 fournisseurs d’hébergement web les plus rapides [avec comparaison des résultats]

| Hébergeur web rapide | Temps moyen de chargement des pages | Performance Score | Meilleur pour |
| 1. WPX | 1,2 | 95% | Performance globale |
| 2. Hostinger | 1,78s | 94% | Performance budgétaire |
| 3. Cloudways | 1,68s | 93% | Hébergement cloud rapide |
| 4. Kinsta | 3,5 s | 92% | Sites à fort trafic |
| 5. WordPress.com | 3,6 | 98% | Public des États-Unis et du Royaume-Uni |
1. WPX Host – Meilleure performance globale

| Disponibilité moyenne | 99.999% |
| Temps moyen de chargement des pages | 1,2 |
| Score global de performance | 95% |
WPX Hosting est un hébergement WordPress entièrement géré qui a été introduit sur le marché en 2013.
Je ne le fais pas la promotion, mais oui, pour être tout à fait honnête, j’ai changé ici pour de meilleures performances car mon site était en phase de croissance.
Leurs points forts principaux sont : « Correctif pour votre garantie » et « Optimisation gratuite de la vitesse du site ».
Comparé aux autres hébergeurs les plus rapides de la liste actuelle, WPX offre des vitesses de chargement de pages inférieures à 2 secondes dans tous les coins du monde. Mais le prix de WPX hosting peut être un point de friction pour certaines personnes. Vous devrez investir environ 250 à 499 $ chaque année dans l’hébergement WPX.
Donc, je ne le recommande qu’aux sites ou entreprises en phase de croissance (trafic 30k+ par mois).
Si votre objectif est d’économiser de l’argent en faisant un compromis sur les performances, vous pouvez envisager d’autres hébergeurs rapides mentionnés ci-dessous.
Caractéristiques clés :
- Installation WordPress en 1 clic
- Centres de données aux États-Unis, au Royaume-Uni et en Australie
- Sauvegardes personnelles à la demande
- Support WordPress géré 24h/24 et 7j/7
- Stockage SSD rapide avec un tableau de bord personnalisé
- Garantie de disponibilité de 99,95 %
- Optimisation de la vitesse gratuite
- Protection DDoS au niveau de l’entreprise
Résultats de performance de l’hébergement web WPX [analyse détaillée] :
Ma configuration de site d’essai WPX :
- Taille de la page : 2,01 Mo
- Plugin d’optimisation des performances WordPress : WP Rocket
- Thème : GeneratePress
1. Test de vitesse :
| Emplacement | Score de vitesse | Temps de chargement de la page |
| Asie | 87% | 1,9 |
| ROYAUME-UNI | 97% | 1,2 |
| ÉTATS-UNIS | 100% | 0,9s |
| Australie | 93% | 1,5 s |
| Canada | 100% | 0,6s |
| Brésil | 93% | 1,5 s |
| Moyenne | 95% | 1,2 |
2. Test du temps de réponse serveur [TTFB] :
| Emplacement | TTFB |
| Asie | 60 ms |
| ROYAUME-UNI | 57ms |
| ÉTATS-UNIS | 87ms |
| Australie | 60 ms |
| Canada | 94 ms |
| Brésil | 207ms |
| Moyenne | 0,09416s |
3. Test de surveillance de la disponibilité :
| Mois | Disponibilité |
| Juin 2025 | 100% |
| Mai 2025 | 99.997% |
| Avril 2025 | 99.997% |
| Mars 2025 | 100% |
| Février 2025 | 100% |
| Janvier 2025 | 100% |
| Moyenne: | 99.999% |

Nous suivons WPX depuis 2021, et au cours des 365 derniers jours, il n’y a eu que 4 incidents où le site est tombé en panne pendant un total de 6 minutes et 11 secondes.
Il y avait beaucoup de fluctuations et plus de temps d’arrêt en 2021-2023, mais les choses se sont améliorées au cours de la dernière année.
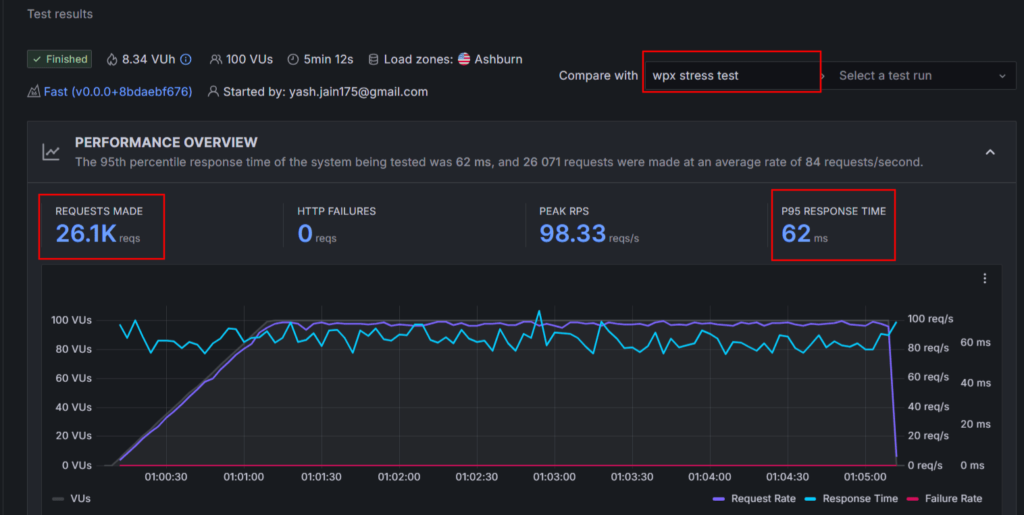
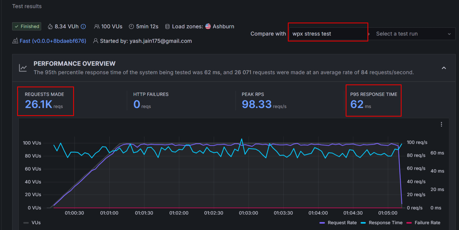
4. Test de charge de contrainte :

- Nombre de demandes : 26,1k
- Durée du test : 5 min
- Temps de réponse moyen : 62 ms
- Défaillances HTTP : zéro
- Score obtenu : 92 (Réussi)
5. Test des signes vitaux du toile du cœur :
| Emplacement | FCP | LCP |
| Asie | 1,6 | 1,6 |
| ROYAUME-UNI | 985 ms | 985 ms |
| ÉTATS-UNIS | 625 ms | 625 ms |
| Australie | 1,3 | 1,3 |
| Canada | 529 ms | 529 ms |
| Brésil | 1,3 | 1,3 |
| Moyenne | 1,05s | 1,05s |
L’hébergement web WPX est-il rapide ?
Dans l’ensemble, les résultats de performance de l’hébergement WPX montrent que ce serveur d’hébergement rapide est largement en avance sur les autres en termes de temps de chargement de page.
Leur temps de chargement de page n’a jamais été enregistré comme dépassant 2 secondes à aucun endroit. Et leur disponibilité s’est également améliorée au cours de l’année écoulée.
99,999 % de disponibilité est un excellent chiffre.
Les serveurs de WPX ont également facilement passé le test de résistance, qui montre que les utilisateurs peuvent gérer sans heurts des sites qui subissent un trafic massif à tout moment.
Les Core Web Vitals sont en grande partie verts, mais je pense que sans un plugin de cache comme WP Rocket, les performances seront un peu lentes. Vous pouvez aussi envisager le plugin gratuit W3 Total Cache pour améliorer les performances.
Pourquoi choisir WPX Fastest Web Hosting ?
Contrairement à d’autres hébergeurs qui dépendent d’autres entreprises de CDN et vous facturent un supplément pour le CDN, WPX vous propose un CDN intégré dont les points XDN sont présents dans 41+ emplacements à travers le monde.
C’est la raison pour laquelle j’ai vu leurs scores de temps de chargement de pages comme les meilleurs dans différents pays.
De plus, si les performances de votre site ne sont pas bonnes pour une raison quelconque, vous pouvez demander à leur équipe de faire du dépannage des performances sur votre site, et ils l’optimiseront.
Je n’ai pas suivi ce service, mais j’ai vu des avis positifs sur Internet.
Concernant le support client, vous n’avez pas de support téléphonique ici, mais vous pouvez les contacter via un support par chat en direct. Les délais de réponse sont toujours instantanés.
Je les ai contactés plusieurs fois au fil des années, et ils ne me donnent pas de solutions via des articles de connaissances ou des tutoriels ; au lieu de cela, ils corrigent eux-mêmes des problèmes techniques ou optimisent les performances.
Et n’oubliez pas, vous n’aurez pas ici le cPanel traditionnel. WPX dispose de son propre tableau de bord convivial intégré.
Tarif :
WPX propose 3 types de forfaits assez organisés (à partir de 20,83 $/mois) que vous pouvez acheter pour votre site sur une base mensuelle ou annuelle.
Avantages et inconvénients :
| Avantages | Limites |
| Garantie de disponibilité de 99,9 % est accordée | Malgré des frais élevés, le domaine gratuit n’est pas proposé |
| Temps de chargement de page le plus rapide par rapport à d’autres services d’hébergement web | Ne supporte que le CMS WordPress |
| Le CDN intégré est disponible sans frais supplémentaires | |
| Un support de surveillance de la disponibilité et d’optimisation des performances à la demande est disponible |
Découvrez davantage WPX :
2. Hostinger – Hébergement le plus rapide et le moins cher pour les petites entreprises

Hostinger est un nom très populaire sur le marché de l’hébergement web et des domaines. C’est un lieu d’hébergement incontournable pour de nouveaux blogs ou magasins depuis plus de vingt ans.
Si votre site est récent ou enregistre quelques milliers de visiteurs (10 à 30 000 par mois ou moins), alors vous pourriez envisager Hostinger. Cela vous fait non seulement économiser de l’argent, mais offre aussi les meilleures performances dans ce segment particulier.
Mes tests penchent en faveur de Hostinger comparé à d’autres hébergeurs comme Bluehost et DreamHost.
| Hébergement web rapide d’entrée de gamme | Disponibilité moyenne | Temps moyen de chargement des pages | Performance Score |
| Hostinger | 99.975% | 1,78s | 94% |
| Bluehost | 99.813% | 6,76 s | 60% |
| DreamHost | 99.387% | 3,15 s | 73% |
Caractéristiques clés :
- 25-100 sites web
- 25 Go – 100 Go de stockage NVMe
- Créateur de sites web par IA
- Sauvegardes quotidiennes et à la demande
- Domaine Gratuit
- WAF et analyse des logiciels malveillants
- Installation WordPress en 1 clic
- Soutien cPanel
- Garantie de disponibilité de 99,9 %
- 10 centres de données à travers le monde
- Plus
Résultats de performance de l’hébergement web Hostinger [Analyse détaillée] :
Configuration de mon site de test Hostinger :
- Forfait : Hostinger Premium
- Emplacement du centre de données : États-Unis
- Taille totale de la page : 259 Ko
1. Test de vitesse :
| Emplacement | Score de vitesse | Temps de chargement de la page |
| Asie | 100% | 0,6s |
| ROYAUME-UNI | 95% | 1,6 |
| ÉTATS-UNIS | 91% | 2.1 |
| Australie | 98% | 1,3 |
| Canada | 91% | 2.1 |
| Brésil | 88% | 3.0 |
| Moyenne | 94% | 1,78s |
2. Test du temps de réponse serveur [TTFB] :
| Emplacement | TTFB |
| Asie | 46 ms |
| ROYAUME-UNI | 436 ms |
| ÉTATS-UNIS | 817 ms |
| Australie | 492 ms |
| Canada | 841 ms |
| Brésil | 912ms |
| Moyenne | 0,590s |
3. Test de surveillance de la disponibilité :
| Mois | Disponibilité |
| Juin 2025 | 100% |
| Mai 2025 | 100% |
| Avril 2025 | 99.997% |
| Mars 2025 | 100% |
| Février 2025 | 99.936% |
| Janvier 2025 | 99.921% |
| Moyenne: | 99.975% |

4. Test de charge de contrainte :
- Nombre de demandes : 20,3k
- Durée du test : 5 min
- Temps de réponse moyen : 799 ms
- Défaillances HTTP : zéro
- Score obtenu : 90 (Réussi)

5. Test des signes vitaux du toile du cœur :
| Emplacement | FCP | LCP |
| Asie | 472 ms | 472 ms |
| ROYAUME-UNI | 1,2 | 1,2 |
| ÉTATS-UNIS | 1,2 | 1,5 s |
| Australie | 798 ms | 975 ms |
| Canada | 1,3 | 1,4 |
| Brésil | 1,4 | 1,7 |
| Moyenne | 1,061s | 1.207s |
L’hébergement web est-il rapide ?
Les résultats des benchmarks de performance de Hostinger indiquent que vous ne pouvez obtenir de bons résultats que si vous activez le plugin LiteSpeed et le CDN sur votre site.
Et la garantie de disponibilité de 99,9 % est une réalité éprouvée ici. Je ne m’attendais pas à ce qu’un hébergeur débutant comme Hostinger obtienne de bons résultats au test de résistance. Zéro échec sur 20 000+ requêtes en 5 minutes prouve l’efficacité des serveurs Hostinger.
Dans l’ensemble, les résultats des tests de Hostinger prouvent que leurs serveurs sont rapides et pleinement capables d’offrir de bonnes performances aux meilleurs tarifs abordables.
Leur plan premium offre de bonnes performances, mais pour un coup de pouce supplémentaire, vous devriez absolument envisager ce business plan, qui n’est pas du tout cher.
Pourquoi devriez-vous choisir l’hébergement web le plus rapide d’Hostinger ?
La valeur financière est une vraie raison de choisir Hostinger.
Beaucoup de fonctionnalités avec de nombreux avantages gratuits – domaine gratuit, SSL gratuit, sauvegardes quotidiennes gratuites, confidentialité de domaine gratuite, etc. – sont ma principale raison de recommander Hostinger à tous les nouveaux sites.
En dehors de cela, il y a une grande chose dans Hostinger que beaucoup d’utilisateurs apprécient, c’est leur créateur de sites web par IA. Vous pouvez littéralement construire votre site en environ 5 à 10 minutes. Il vous suffit de décrire votre idée de site, et cela générera automatiquement un site en ligne pour vous.

Le service client n’est pas très bon d’après mon expérience. Il faut compter sur des tutoriels de base de connaissances, et il n’y a pas de support téléphonique ici.
L’interface utilisateur (hPanel) est un autre grand avantage ici pour les débutants. Le tableau de bord de gestion d’hébergement Hostinger ne repose pas sur cPanel traditionnel, donc si vous cherchez un tableau de bord moderne, vous ne serez pas déçu ici.
Tarif :
Hostinger propose 3 forfaits communs à partir de 2,99 $ par mois et jusqu’à 7,99 $ par mois. Vous pouvez décider en fonction du nombre de sites web et de vos besoins de stockage.
Avantages et inconvénients :
| Avantages | Limites |
| Offrir une solution complète de performances rapides des serveurs web et d’accessibilité financière | Ne fonctionne bien qu’avec le plugin de cache LiteSpeed et pas avec WP Rocket |
| Les cadeaux permettent d’économiser beaucoup d’argent chaque année | Inadapté aux sites à fort trafic |
| Le nombre de centres de données est de 10+ à l’échelle mondiale | |
| Des options de stockage rapide basées sur NVMe sont proposées |
Explore More About Hostinger:
3. Cloudways – Meilleur fournisseur d’hébergement cloud le plus rapide

| Disponibilité moyenne | 99.970% |
| Temps moyen de chargement des pages | 1,68s |
| Score global de performance | 93.5% |
Cloudways est classé en tête si l’on parle de l’hébergement web le plus rapide basé sur le « Cloud ». Ils produisent presque un temps de chargement de page inférieur à 2 dans la majorité des endroits, sauf en Australie.
En hébergeant votre site sur un réseau Cloud plutôt qu’un réseau physique, vous bénéficierez d’une fiabilité accrue et des risques d’interruption réduits.
Cloudways est dans le segment de l’hébergement premium, leurs forfaits sont également très chers mais, comme ils prennent en charge la facturation en temps réel, votre facturation mensuelle finale peut être facturée bien moins cher que vous ne le pensez. En d’autres termes, vous n’avez à payer que pour les ressources que votre site consomme.
Ils conviennent aussi bien aux nouveaux sites web qu’aux sites à fort trafic. Une scalabilité allant jusqu’à 1280 Go est possible. Et les serveurs sont fiables et capables de gérer des situations soudainement très fréquentées.
Caractéristiques clés :
- Garantie de disponibilité de 99,9 %
- Serveurs évolutifs
- Des sites illimités peuvent être installés
- Sauvegardes automatisées quotidiennes et horaires
- Surveillance en temps réel 24h/24 et 7j/7
- Pare-feu dédié
- Environnement de mise en scène
- Protection DDoS (3e et 4e couche)
Résultats des performances de l’hébergement Cloudways [analyse détaillée] :
Configuration de mon site de test Cloudways :
- Forfait : Plan Premium DO 1 GB
- Emplacement du centre de données : New York
- Taille totale de la page : 2,24 Mo
1. Test de vitesse :
| Emplacement | Score de vitesse | Temps de chargement de la page |
| Asie | 89% | 1,9 |
| ROYAUME-UNI | 99% | 1.1 |
| ÉTATS-UNIS | 98% | 1,3 |
| Australie | 88% | 2,9 s |
| Canada | 100% | 0,8s |
| Brésil | 87% | 2.1 |
| Moyenne | 93.5% | 1,68s |
2. Test du temps de réponse serveur [TTFB] :
| Emplacement | TTFB |
| Asie | 782 ms |
| ROYAUME-UNI | 304 ms |
| ÉTATS-UNIS | 200 ms |
| Australie | 795 ms |
| Canada | 274 ms |
| Brésil | 585 ms |
| Moyenne | Années 0,490 |
3. Test de surveillance de la disponibilité :
| Mois | Disponibilité |
| Juin 2025 | 100% |
| Mai 2025 | 99.999% |
| Avril 2025 | 99.921% |
| Mars 2025 | 99.977% |
| Février 2025 | 99.941% |
| Janvier 2025 | 99.983% |
| Moyenne: | 99.970% |

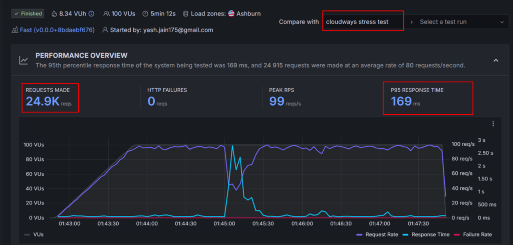
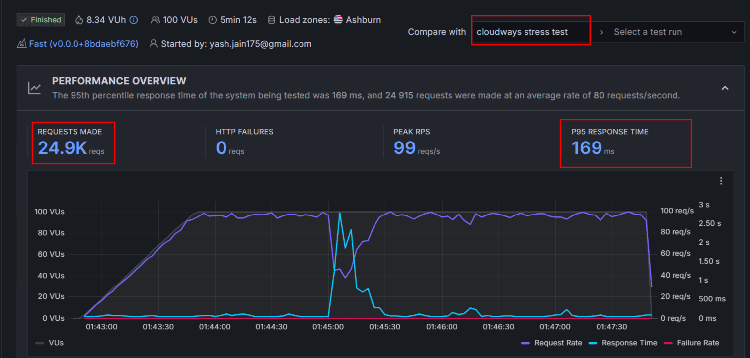
4. Test de charge de contrainte :

- Nombre de demandes : 24,9k
- Durée du test : 5 min
- Temps moyen de réponse : 169 ms
- Défaillances HTTP : zéro
- Score obtenu : 90 (Réussi)
5. Test des signes vitaux du toile du cœur :
| Emplacement | FCP | LCP |
| Asie | 1,5 s | 1,5 s |
| ROYAUME-UNI | 824 ms | 824 ms |
| ÉTATS-UNIS | 931 ms | 931 ms |
| Australie | 1,5 s | 1,5 s |
| Canada | 592 ms | 592 ms |
| Brésil | 1,6 | 1,6 |
| Moyenne | 0,099s | 1,157s |
L’hébergement web de Cloudways est-il rapide ?
Cloudways ne propose pas de CDN gratuit, c’est pourquoi nous n’étions pas abonnés au moment des tests. Par conséquent, les emplacements éloignés de mon centre de données américain comme l’Australie et le Brésil montraient un peu de lenteur dans la vitesse de chargement.
Mais malgré tout, Cloudways ne dépasse pas 2,1 secondes, et nous savons tous que tout ce qui est inférieur à 3 secondes est considéré comme excellent et avec une vitesse de chargement rapide.
Pourquoi choisir Cloudways pour l’hébergement web le plus rapide ?
La principale raison derrière les serveurs fiables et performants de Cloudways réside dans leurs 5 meilleurs serveurs Cloud : DigitalOcean, AWS, Google Cloud, Vultr, Linode.
En s’intégrant à ces grandes entreprises cloud, Cloudways a réussi à vous offrir un hébergement hautement sécurisé et robuste pour un seul site ainsi qu’un multisite WordPress.
Ici, vous avez la possibilité de choisir votre emplacement préféré de centre de données parmi 65+ centres de données, une option disponible uniquement sur cet hébergement rapide Cloudways.
À part cela, vous obtenez un tableau de bord personnalisé où la création d’un site web n’est pas du tout technique. Il vous suffit de choisir un serveur cloud, un centre de données, et c’est fini.
Et au final, la haute performance, la facturation en temps réel et la scalabilité des serveurs sont vos principales raisons d’opter pour Cloudways.
Tarif :
Les plans Cloudways commencent à 11 $/mois et vont jusqu’à 1500 $/mois. Cela dépend finalement du serveur cloud que vous choisissez de faire.
Avantages et inconvénients :
| Avantages | Limites |
| Grâce à la facturation en temps réel, même les propriétaires de petits sites peuvent atteindre des performances de haut niveau à faible coût en hébergeant leurs sites sur Cloudways. | Sans CDN activé, la vitesse de chargement des pages est un peu lente dans des endroits éloignés. |
| La localisation de 65+ centres de données est un énorme avantage | Certaines fonctionnalités importantes nécessitent des frais mensuels supplémentaires comme le CDN, les adresses e-mail, les sauvegardes, etc. |
Découvrez davantage Cloudways :
4. Kinsta – Meilleur hébergement WordPress rapide pour sites à fort trafic

| Disponibilité moyenne | 100% |
| Temps moyen de chargement des pages | 3.5s |
| Score global de performance | 92% |
Kinsta est un hébergeur WordPress réputé, principalement connu pour sa sécurité au niveau entreprise et sa capacité de gestion du trafic haut de gamme. Le nom Kinsta est toujours recommandé pour les sites qui reçoivent 500k, 1 million ou plus de trafic chaque mois.
L’infrastructure serveur de Kinsta est basée sur les machines virtuelles C2 et C3D les plus rapides de Google Cloud. Ces serveurs se sont révélés être les plus fiables et performants comparés aux autres hébergeurs web rapides.
Au cours des 6 derniers mois de surveillance continue, un temps de disponibilité de 100 % a été observé chaque mois.
Si vous cherchez un hébergement haut de gamme, vous pouvez présélectionner Kinsta, mais je ne pense pas que cela convienne aux sites débutants à cause du coût élevé.
Caractéristiques clés :
- Serveurs d’hébergement intégrés Google Cloud
- Entièrement géré
- 37+ Centres de données mondiaux
- Sauvegardes quotidiennes et horaires
- CDN mondial gratuit
- Plateforme de mise en scène à un clic
- Surveillance 24h/24 et 7j/7
- Politique de remboursement de 30 jours
- Migrations gratuites
- Support 24h/24, 7j/7/365 en 10 langues
- Intégration Cloudflare
- Plus
Résultats de performance de l’hébergement Kinsta [Analyse détaillée] :
Configuration de mon site de test Kinsta :
- Plan : 35k simple
- Taille totale de la page : 2,71 Mo
1. Test de vitesse :
| Emplacement | Score de vitesse | Temps de chargement de la page |
| Asie | 99% | 1,3 |
| ROYAUME-UNI | 91% | 3,5 s |
| ÉTATS-UNIS | 99% | 2,4 |
| Australie | 97% | 3,3 |
| Canada | 79% | 5,3 |
| Brésil | 84% | 5,2 |
| Moyenne | 92% | 3,5 s |
2. Test du temps de réponse serveur [TTFB] :
| Emplacement | TTFB |
| Asie | 97 ms |
| ROYAUME-UNI | 61ms |
| ÉTATS-UNIS | 133 ms |
| Australie | 60 ms |
| Canada | 884 ms |
| Brésil | 164 ms |
| Moyenne | 0,233s |
3. Test de surveillance de la disponibilité :
| Mois | Disponibilité |
| Juin 2025 | 100% |
| Mai 2025 | 100% |
| Avril 2025 | 100% |
| Mars 2025 | 100% |
| Février 2025 | 100% |
| Janvier 2025 | 100% |
| Moyenne: | 100% |

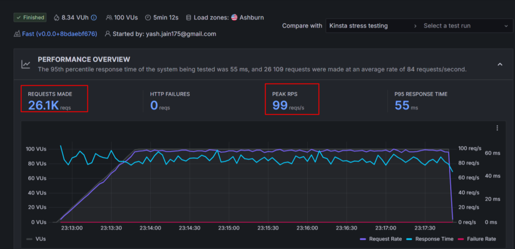
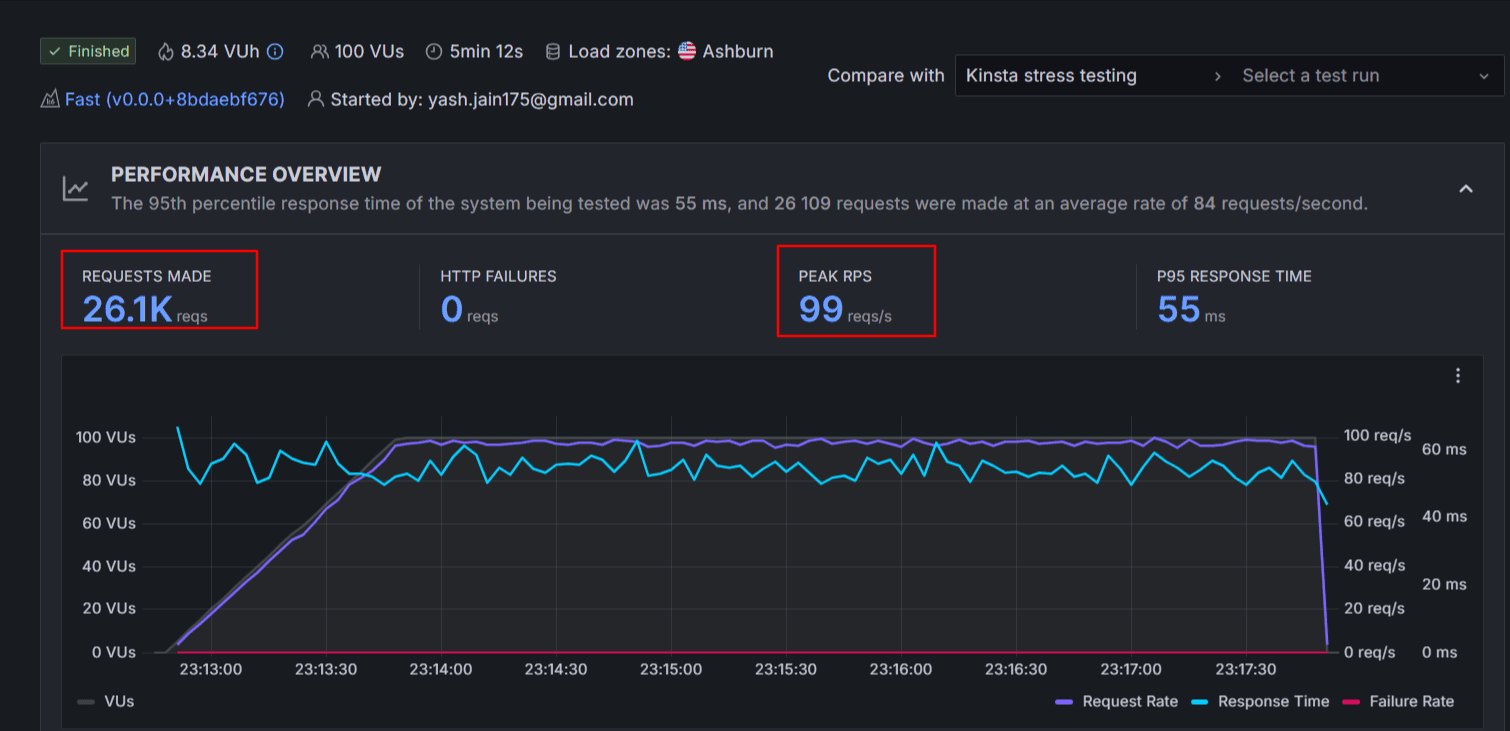
4. Test de charge de contrainte :

- Nombre de demandes : 26,1k
- Durée du test : 5 min
- Temps de réponse moyen : 55 ms
- Défaillances HTTP : zéro
- Score obtenu : 95 (Réussi)
5. Test des signes vitaux du toile du cœur :
| Emplacement | FCP | LCP |
| Asie | 613 ms | 831 ms |
| ROYAUME-UNI | 1,3 | 1,5 s |
| ÉTATS-UNIS | 577 ms | 810ms |
| Australie | 844 ms | 1.1 |
| Canada | 2.0 | 2.1 |
| Brésil | 1,6 | 1,9 |
| Moyenne | 1.1 | 1,37s |
L’hébergement web de Kinsta est-il rapide ?
Le test de performance de Kinsta a été réalisé sur la page la plus lourde, soit 2,71 Mo.
Les gens préfèrent généralement Kinsta pour les sites très lourds ; C’est pourquoi ce test était nécessaire. Et les résultats ont montré un score de performance moyen de 92 %, ce qui est un très bon chiffre.
En plus d’un uptime de 100 % chaque mois, si vous regardez le test de stress, nous avons envoyé la charge la plus élevée par seconde sur les serveurs de Kinsta (99 requêtes par seconde), et les serveurs n’ont même pas planté une seule fois. Kinsta maintient son temps de disponibilité en offrant une garantie de disponibilité garantie à 99,9 % par SLA.
Le temps de réponse moyen lors du test de résistance est de 55 ms, ce qui est le deuxième meilleur dans la liste actuelle des hébergements web rapides.
Dans l’ensemble, les serveurs de Kinsta sont rapides, et vous pouvez leur faire confiance, surtout pour les sites avec un trafic mensuel élevé. Son service est conforme aux normes de sécurité SOC 2 et ISO 27001 qui prouvent que vous pouvez leur faire confiance avec vos données.
Pourquoi devriez-vous choisir l’hébergement web le plus rapide de Kinsta ?
Kinsta est un excellent hébergeur WordPress pour des sites complexes ou, si vous cherchez un hébergement web pour des sites d’actualités ou des sites e-commerce lourds, ils ont toutes les ressources pour vos besoins.
Par exemple, leur fonction « Gestion automatisée des ressources » vous offre de la RAM supplémentaire chaque fois que la bande passante allouée de votre serveur est épuisée à cause d’un pic de trafic. Sa technologie de conteneurs isolés permet d’isoler complètement les ressources serveur comme la RAM et le CPU, garantissant la sécurité et le bon fonctionnement du site en permanence.
L’hébergement Kinsta effectue automatiquement de nombreuses optimisations dès que votre hébergement est configuré, comme résoudre les problèmes liés au PHP, activer la mise en cache intégrée, et plus encore.
À cause de cela, la plupart du temps, vous n’aurez pas besoin d’un plugin de cache premium comme WP Rocket, ce qui vous fait économiser cette dépense supplémentaire. Kinsta propose également la mise en cache Edge via une intégration Cloudflare au niveau entreprise (gratuite et disponible par défaut) qui peut aider à améliorer la vitesse du site et à réduire le TTFB jusqu’à 50 %.
La sécurité est une préoccupation majeure pour les grands sites, et pour minimiser les menaces, ils proposent 10 à 15 fonctionnalités robustes, notamment la garantie de sécurité contre les malwares, la protection DDoS en entreprise, les pare-feux matériels, la surveillance en temps de disponibilité (uptimetime), une rétention minimale de sauvegarde de 14 jours, un SSL wildcard gratuit, et bien plus encore.
Comparé aux hébergeurs débutants, les risques de violations de sécurité sur Kinsta devraient être réduits de 95 % à 99 %.
Bien que Kinsta ne propose pas de cPanel, j’ai utilisé leur tableau de bord personnalisé et je n’ai pas trouvé cela difficile. Vous pouvez voir toutes les options, des sauvegardes aux réglages CDN, sous une forme visuelle sur un seul tableau de bord.

Comme il s’agit d’un hébergement entièrement géré, le support technique est également bon. Même si votre site plante, les ingénieurs de Kinsta vous aideront dans la plupart des cas. Leur temps de réponse moyen est de quelques secondes ou maximum 1 à 2 minutes, et vous trouverez l’assistance client en 10 langues.
Tarif :
Kinsta propose deux types principaux de forfaits : forfaits à site unique, où vous pouvez héberger une installation WordPress autonome, et forfaits multisites, qui vous permettent d’héberger plusieurs sites web ou réseaux multisites. Les forfaits commencent à 30 $ par mois et montent jusqu’à 569 $ par mois. Chaque forfait évolue avec plus de visites mensuelles, de bande passante CDN et de ressources d’espace disque en fonction de la taille de votre site WordPress.
Avantages et inconvénients :
| Avantages | Limites |
| Les résultats à 100 % de disponibilité montrent la fiabilité maximale des serveurs d’hébergement | L’attribution du stockage semble un peu injuste comparée aux frais prévus par le forfait |
| Les serveurs ont la capacité de gérer des sites lourds | Un domaine gratuit n’est pas disponible |
| Le service commercial de Kinsta est excellent, l’équipe support est compétente et peut aider à améliorer les performances du site |
Découvrez davantage Kinsta :
5. WordPress.com – hébergeur le plus rapide pour les visiteurs aux États-Unis et au Royaume-Uni

| Disponibilité moyenne | 99.999% |
| Temps moyen de chargement des pages | 3,66s |
| Score global de performance | 98% |
WordPress.com Hosting est un autre service proposé par la même société, « Automattic », qui a développé le WordPress.org CMS.
Ceux qui souhaitent héberger leur site sur l’hébergeur le plus fiable et le plus sûr préfèrent WordPress.com en premier, plutôt qu’un service d’hébergement tiers.
Quand on parle de performance, WordPress.com hébergement est le seul à avoir obtenu 100 % de score aux tests de résistance. Leur temps de réponse de 5,5 ms lors du test de stress a laissé tout le monde à la traîne, et 99,999 % de temps de disponibilité prouve l’efficacité de leur serveur.
Si vous cherchez un substitut le plus fiable et performant aux services d’hébergement tiers, vous devriez déplacer votre site vers WordPress.com.
Caractéristiques clés :
- Bande passante illimitée
- Domaine libre
- Plugin WordPress JetPack
- Sauvegardes en temps réel
- Fonctionnalités de la boutique (via WooCommerce)
- CDN intégré gratuit
- Maintenance des plugins
- Mise à l’échelle automatisée des rafales
- Plus
WordPress.com Résultats de performance de l’hébergement web [Analyse détaillée] :
Ma configuration WordPress.com site d’essai :
- Plan : Entreprise
- Emplacement du centre de données : États-Unis
- Taille totale de la page : 3,52 Mo
1. Test de vitesse :
| Emplacement | Score de vitesse | Temps de chargement de la page |
| Asie | 95% | 5.1 |
| ROYAUME-UNI | 100% | 3,4 |
| ÉTATS-UNIS | 100% | 2,8 s |
| Australie | 95% | 4.0s |
| Canada | 100% | 3.0 |
| Brésil | 98% | 3,7 s |
| Moyenne | 98% | 3,66s |
2. Test du temps de réponse serveur [TTFB] :
| Emplacement | TTFB |
| Asie | 369 ms |
| ROYAUME-UNI | 183 ms |
| ÉTATS-UNIS | 69 ms |
| Australie | 274 ms |
| Canada | 388 ms |
| Brésil | 188 ms |
| Moyenne | 0,245s |
3. Test de surveillance de la disponibilité :
| Mois | Disponibilité |
| Juin 2025 | 100% |
| Mai 2025 | 100% |
| Avril 2025 | 99.994% |
| Mars 2025 | 100% |
| Février 2025 | 100% |
| Janvier 2025 | 100% |
| Moyenne: | 99.999% |

4. Test de charge de contrainte :

- Nombre de demandes : 26,9k
- Durée du test : 5 min
- Temps de réponse moyen : 5,5 ms
- Défaillances HTTP : zéro
- Score obtenu : 100 (Réussi)
5. Test des signes vitaux du toile du cœur :
| Emplacement | FCP | LCP |
| Asie | 1.1 | 1.1 |
| ROYAUME-UNI | 506 ms | 642 ms |
| ÉTATS-UNIS | 641 ms | 641 ms |
| Australie | 674 ms | 1,4 |
| Canada | 582 ms | 659 ms |
| Brésil | 741ms | 1.0 |
| Moyenne | 0,707s | 0,907s |
L’hébergement web est-il WordPress.com rapide ?
Oui, WordPress.com est vraiment rapide aux États-Unis et au Royaume-Uni. Cependant, c’est un peu lent en Asie. Il a eu 99,999 % de disponibilité au cours des six derniers mois, a battu Kinsta lors des tests de résistance et a affiché le meilleur score de chargement de page de 98 %.
Dans l’ensemble, WordPress.com est rapide et fiable, mais vous devrez activer un CDN gratuit ou le CDN de niveau entreprise de Cloudflare pour un bonus supplémentaire de performance.
Pourquoi choisir WordPress.com hébergement web le plus rapide ?
Comme je l’ai dit, WordPress.com devrait être en tête de votre liste si vous cherchez un fournisseur d’hébergement le plus fiable et fiable comparé aux autres sociétés d’hébergement web.
Comme il s’agit d’un hébergeur entièrement géré, les débutants ou tout autre utilisateur n’ont pas à se soucier de la maintenance du site.
En plus des performances, vous bénéficiez aussi d’une énorme collection de thèmes WordPress gratuits dans différents domaines. Ainsi, que vous souhaitiez créer un site professionnel, un blog ou une boutique en ligne, vous pouvez simplement choisir un thème en un clic et le personnaliser grâce à l’éditeur glisser-déposer.

De plus, vous pouvez étendre les fonctionnalités de votre site avec des plugins, et heureusement, certains plugins essentiels comme la protection anti-spam Akismet, JetPack, etc., sont gratuits avec l’hébergement.
J’aime beaucoup leur fonction automatisée de burst scaling, qui ajuste la bande passante et la puissance du CPU de votre serveur lors de situations de trafic élevé. C’est la principale raison de leur score de 100 % au test de stress.
La qualité du service client dépend de votre forfait. Oui, c’est un peu décevant, mais sur les forfaits débutants, vous bénéficiez d’un assistant IA intelligent. Je lui ai posé beaucoup de questions, et il a répondu intelligemment, m’aidant comme un vrai humain le ferait.
Avantages et inconvénients :
| Avantages | Limites |
| La capacité de gestion de la charge de WordPress.com est excellente | La vitesse de chargement des pages n’est pas bonne dans certaines régions comme l’Asie et l’Australie. |
| Plan eCommerce dédié pour la création de boutiques en ligne | Seuls les centres de données basés aux États-Unis et au Royaume-Uni sont disponibles |
| Pas besoin de payer plus sur les renouvellements comparé à d’autres sociétés d’hébergement rapide | |
| La fonctionnalité proactive de surveillance des plugins réduit les attaques malveillantes menées par les hackers via les plugins WordPress | |
| 99,999 % de disponibilité est une grande réussite |
Découvrez WordPress.com :
Notre processus pour découvrir les serveurs d’hébergement web les plus rapides
J’espère que vous avez trouvé un hébergeur web rapide adapté parmi les noms mentionnés ci-dessus. Cela conclut la liste.
Mais laissez-moi rapidement vous raconter les coulisses pour que vous compreniez comment nous avons trouvé les serveurs d’hébergement les plus rapides.
Ainsi, comme l’ont indiqué diverses recherches, y compris les résultats de Pingdom, si votre page web se charge complètement en 3 secondes ou plus, le taux de rebond de votre page augmente jusqu’à 38 %, les taux de conversion diminuent et l’expérience utilisateur globale est gravement affectée.
Ainsi, notre équipe a fixé des références de performance selon ces standards et n’a couvert que les hébergeurs de la liste d’aujourd’hui ayant obtenu plus de 90 % au test global de performance du site.
Disponibilité: Le premier contrôle que nous avons effectué a été le test de Uptime. Nous surveillons plusieurs serveurs hébergés avec des sites configurés depuis 6 mois grâce à l’outil Uptime Robot. Cet outil surveille constamment les serveurs d’hébergement en temps réel, et nous recevons sans cesse des rapports sur les temps d’activité et d’arrêt. 99,9 % est le minimum que nous avons fixé pour réussir le test de disponibilité.
Configuration de la page du site web de test : Nous voulions rendre ce test aussi difficile que possible, ou en d’autres termes, nous avons ajouté des éléments supplémentaires aux pages de nos sites de test, ce qui a réduit la taille de la page à 2 Mo ou plus.
Temps de chargement de la page et temps de réponse : Grâce à l’outil GTMetrix, nous avons testé le temps de chargement moyen et le temps de réponse (TTFB) de la page web de test en envoyant du trafic depuis différents emplacements globaux. Cela nous a aidés à comprendre la rapidité avec laquelle le serveur d’hébergement web réagit et la page web se charge lorsque le trafic arrive de n’importe quel coin du monde.
Test des signes vitaux du web Core : Sans obtenir de bons scores dans les principaux indicateurs web essentiels de Google, nous ne pourrions pas savoir si un serveur hébergeur a le potentiel de produire une performance suffisante pour être éligible dans les classements de Google. Encore une fois, GTMetrix nous a aidés à déterminer si les métriques essentielles du web (FCP, LCP, FID, CLS, NIP) étaient vertes ou rouges.
Test de contrainte (charge) : C’est le test le plus crucial, et grâce à son aide, nous avons découvert la véritable efficacité des serveurs d’hébergement web. Nous avons éliminé tous ces hébergeurs web de la liste des hébergements rapides qui ne fonctionnaient pas bien en situation de trafic massif.
Dernières réflexions : Quel est actuellement l’hébergeur web le plus rapide ?
Un aperçu des tests de performance vous aide certainement à choisir l’hébergeur web le plus rapide. Si oui, mon travail acharné paie !
Si vous avez oublié les benchmarks, laissez-moi vous dire que l’hébergement WPX est le meilleur et produit un temps de chargement moyen de 1,2 seconde, et si le budget est concerné, vous pouvez certainement opter pour Hostinger (1,78s), qui se classe en tête des services d’hébergement d’entrée de gamme rapides.
Avant de vous déconnecter, laissez-moi vous dire que l’hébergement web seul n’est pas responsable de l’optimisation globale. Un serveur haute performance optimise automatiquement votre site jusqu’à 90 % et 10 % du travail effectué par le plugin de cache comme WP Rocket et un thème propre comme GeneratePress.
Donc, une fois que vous avez choisi un hébergeur rapide pour votre site, assurez-vous de configurer un plugin de cache et un thème de taille plus petite pour un bonus de performance supplémentaire.
FAQ :
Quel est le service d’hébergement web le plus rapide en 2026 ?
En 2026, le serveur d’hébergement web le plus rapide apparu selon les tests est WPX (temps de chargement de 1,2 s), suivi de Hostinger (1,78 s), Cloudways (1,68 s), Kinsta (3,5 s) et WordPress.com (3,66 s).
Quel est un bon temps de chargement de page ?
Une page web qui se charge en 3 secondes est considérée comme un bon temps de chargement. À part cela, des métriques comme LCP devraient être chargées dans les 2,5 premières secondes suivant le début de la page.
Comment vérifier si mon site charge rapidement ?
Vous pouvez utiliser un outil gratuit comme GTMetrix pour vérifier rapidement la vitesse de votre serveur d’hébergement web et de votre site. Il suffit d’entrer une URL et de cliquer sur analyser. Tout benchmark supérieur à 90 % est considéré comme un bon signe et reflète la vitesse d’un serveur d’hébergement web.
Quel est l’hébergement web le plus rapide pour les petites entreprises ?
Après des tests, parmi les sociétés d’hébergement débutantes, le service le plus rapide apparu est Hostinger (temps de chargement de 1,78s), qui a laissé les principaux concurrents, dont Bluehost (6,76s) et DreamHost (3,15s), loin derrière.
Quel est l’hébergeur web le plus rapide pour les sites à fort trafic ?
WPX et Kinsta sont tous deux de meilleurs hébergeurs web rapides pour gérer des sites à fort trafic. Vous pouvez également envisager les forfaits haut de gamme de WordPress.com si votre site reçoit régulièrement un trafic massif.
Quel est l’hébergeur web le plus lent en 2026 ?
Le temps de chargement moyen de Bluehost est de 6,76 secondes, ce qui en fait le serveur web le plus lent.
Quel est l'hébergeur le plus fiable en 2026 ?
En termes de fiabilité, les serveurs Kinsta (100 % de disponibilité) et WordPress.com (99,999 %) enregistrent les serveurs les plus constants, ce qui fait de ces deux hébergeurs actuellement considérés comme les plus fiables.
Quels sont les principaux facteurs qui rendent un serveur d’hébergement web rapide ?
Des facteurs comme la localisation du serveur, le CDN, la technologie matérielle (NVMe sur SSD), le mécanisme de mise en cache, les techniques d’optimisation, etc., contribuent aux performances du serveur.