Moi, Thierry Bertrand, j’ai déjà comparé WordPress.com à de nombreux concurrents populaires comme Hostinger, Bluehost et SiteGround.
Mais aujourd’hui, tout va tourner autour WPX vs WordPress.com.
Les deux sont entièrement des hébergements WordPress gérés, il serait donc intéressant de découvrir le véritable gagnant.
Je ne force personne à utiliser WPX. Je vais plutôt révéler les véritables différences entre WPX et WordPress.com. Vous pourrez ainsi décider par vous-même.
J’ai testé les deux plateformes d’hébergement web en profondeur et je partage maintenant mes réflexions.
Etes-vous pret ? Allons-y.

Table des matières
- WordPress.com vs WPX Hosting : Quel hébergement fonctionne mieux ?
- Comparer les fonctionnalités d’hébergement côte à côte :
- Facilité d’utilisation :
- Comparaison du support client :
- WordPress vs WPX : Comparaison des prix et des valeurs monétaires à long terme :
- FAQ :
- Mot de fin : Quel hébergeur en vaut le plus la peine en 2026 ?
WordPress.com vs WPX Hosting : Quel hébergement fonctionne mieux ?
D’après des tests réels, WPX Hosting offre sans aucun doute le temps de chargement de page le plus rapide par rapport à WordPress.com et d’autres fournisseurs de services. Cependant, WordPress.com est en avance en termes de fiabilité et de gestion du trafic en masse sans plantages ni interruptions.
Voici les références des deux hébergeurs :
| Repères | WordPress.com | WPX |
| Disponibilité moyenne | 99.999% | 99.999% |
| Temps moyen de chargement des pages | 1,2 | 3,66s |
| Test de résistance | Score de 92 % (temps de réponse de 62 ms) | Note de 100 % (temps de réponse de 5,5 ms) |
| Score global de performance | 95% | 98% |
Les principales raisons de WPX pour des performances plus rapides sont qu’ils disposent de leur propre CDN intégré avec 41 points de terminaison dans le monde. Ainsi, peu importe d’où viennent vos visiteurs, WPX garantit une livraison plus rapide de la page.
D’un autre côté, WordPress.com est extrêmement performant aux États-Unis et au Royaume-Uni car il possède ses propres centres de données. Pour le reste du monde, il faut activer CloudFlare Premium CDN.
Maintenant, laissez-moi vous expliquer un peu plus profondément.
Lorsque j’ai testé les serveurs WordPress.com, il n’y avait pas de CDN activé, et malgré tout, WordPress.com parvient à offrir de bonnes performances dans des endroits comme les États-Unis, le Royaume-Uni et le Canada. Activer le CDN vous donnerait un énorme coup de pouce, c’est sûr.
| Emplacement | WordPress.com Score de vitesse | Temps de chargement de la page |
| Asie | 95% | 5.1 |
| ROYAUME-UNI | 100% | 3,4 |
| ÉTATS-UNIS | 100% | 2,8 s |
| Australie | 95% | 4.0s |
| Canada | 100% | 3.0 |
| Brésil | 98% | 3,7 s |
| Moyenne | 98% | 3,66s |
En revanche, WPX est extrêmement rapide dans toutes les régions car il active le CDN par défaut sur tous les forfaits.
| Emplacement | Score de vitesse | Temps de chargement de la page |
| Asie | 87% | 1,9 |
| ROYAUME-UNI | 97% | 1,2 |
| ÉTATS-UNIS | 100% | 0,9s |
| Australie | 93% | 1,5 s |
| Canada | 100% | 0,6s |
| Brésil | 93% | 1,5 s |
| Moyenne | 95% | 1,2 |
Mais rappelez-vous, WPX est coûteux (j’en parlerai plus tard).
Au cours des six derniers mois de tests de surveillance en temps de continuité, les deux hébergeurs ont réussi à produire des résultats à 99,999 %.
Cependant, vous bénéficierez d’un coup de fiabilité supplémentaire dans WordPress.com. Pourquoi ? Eh bien, il prend en charge le burst scaling, ce qui signifie que votre site fonctionnera efficacement dans une situation à fort trafic ou en masse. WPX ne dispose pas de cette fonctionnalité de trafic en masse.
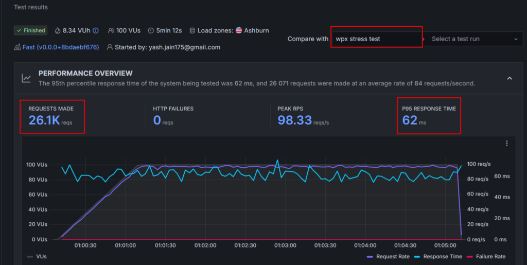
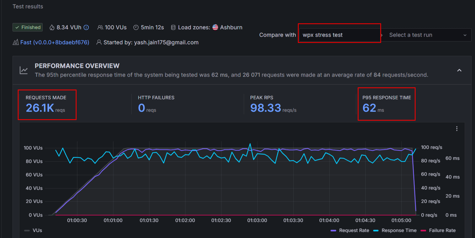
Ce n’est pas qu’un simple fait textuel. Nous avons assisté à un test de stress en temps réel.
Quand j’envoie environ 26 000 de trafic en masse vers les serveurs WordPress.com et WPX, heureusement il n’y a pas de plantages ni de temps d’arrêt.
Cependant, en regardant attentivement les captures d’écran des tests de stress ci-dessous, vous verrez que les serveurs WordPress.com ont répondu à une vitesse fulgurante, et leur score moyen de réponse n’est donc que de 5,5 ms contre 62 ms pour WPX.


Je suppose que déclarer un gagnant final ici est extrêmement différent. WPX est rapide dans le monde entier, mais leurs renouvellements vous coûteraient cher sur le long terme.
En revanche, WordPress.com est plus fiable et économique pour les visiteurs américains et britanniques car vous n’avez pas besoin d’activer le CDN pour eux. Cependant, il se peut que vous deviez intégrer un CDN Cloudflare Enterprise pour de meilleures performances dans d’autres régions. Choisissez judicieusement.
En savoir plus :
Comparer les fonctionnalités d’hébergement côte à côte :
Chaque utilisateur du site a des besoins d’hébergement différents, il est donc crucial de comparer d’abord les fonctionnalités d’hébergement avant de prendre une décision.
| Fonctionnalités | WordPress.com | WPX |
| Domaine gratuite | Oui | Non |
| Entièrement géré | Oui | Non |
| SSL gratuit | Oui | Oui |
| Créateur de sites web par IA | Disponible pour la conception de sites web | Non supporté |
| Nombre de sites | 1 par licence | 1 – 15 |
| Assistant IA | Inclus | Non Inclus |
| Stockage | 6 Go – 350 Go | 10 Go – 40 Go |
| Bande passante | Illimité | 100-400 Go |
| cPanel | Non disponible | Non disponible |
| CDN gratuit | Oui | Oui (niveau Entreprise) |
| Comptes e-mail | Payé | Gratuit (Pas dans tous les forfaits) |
| Garantie de remboursement | 7 à 14 jours | 30 Jours |
| Sauvegardes hebdomadaires gratuites | Oui | Oui |
| Sauvegardes quotidiennes gratuites | Gratuit dans les forfaits supérieurs | Gratuit dans tous les forfaits |
| Sauvegardes à la demande | Gratuit dans les forfaits supérieurs | Gratuit dans tous les forfaits |
| Outil de mise en scène | Disponible | Disponible |
| Installation WordPress en 1 clic | Supporté | Supporté |
| Fonctionnalités de la boutique eCommerce | Supporté | Supporté |
| Garantie de disponibilité | N/A | 99.95% |
| Centres de données mondiaux | Disponible uniquement aux États-Unis | Chicago, Sydney et Londres |
| Capacité de rafale élevée | Supporté | Non supporté |
| Thèmes et plugins gratuits | Oui | Non fourni |
| Migration | Gratuite | Gratuite |
| Confidentialité du domaine | Premium | Premium |
| Détection des logiciels malveillants | Supporté | Supporté |
| DDoS Protection | Supporté | Supporté |
| Spam Protection | Disponible | Disponible |
| WAF | Supporté | Supporté |
| Surveillance proactive des plugins | Supporté | Supporté |
| Gestion multi-sites | Non supporté | Supporté |
| Support téléphonique | Non disponible | Non disponible |
| Support chat 24h/24 et 7j/7 | Disponible | Disponible |
| Enregistrement des domaines | Supporté | Supporté |
WordPress.com permet aux hébergeurs d’héberger un seul site web sous une seule licence. Vous pouvez obtenir entre 8 Go et 350 Go d’espace de stockage pour votre site. Ceux qui n’ont pas une expérience initiale en conception peuvent profiter des créateurs de sites web par IA.
Ils offrent aussi plein de thèmes premium gratuitement. Vous pouvez facilement ouvrir une boutique via le support WooCommerce.
Le CDN de base gratuit est là. L’option de lancer des sauvegardes à la demande n’est disponible que dans les forfaits premium. Des fonctionnalités de sécurité comme la protection contre le spam, la protection DDoS, la surveillance des plugins, les alertes de vulnérabilités, etc., sont disponibles pour protéger tout type de site. Bien que le temps de réponse du support client 24h/24 soit bon, la fonction de support téléphonique n’est pas disponible.
Pour les sites à fort trafic, WordPress.com supporte l’évolutivité automatique des ressources afin de répondre facilement au besoin soudain de ressources supplémentaires. Encore une fois, WPX ne dispose pas de cette fonctionnalité.

En revanche, WPX vous permet d’héberger plusieurs sites sous une seule licence. La limite de stockage est de 10 à 40 Go. Ici, vous ne trouvez pas de créateur de site web. Le véritable avantage ici, c’est la disponibilité de sauvegardes quotidiennes et à la demande dans tous les plans.
Les fonctionnalités eCommerce grâce à l’intégration WooCommerce peuvent être consultées sur votre site.
Dans l’ensemble, les deux hébergeurs font un travail correct pour héberger les fonctionnalités. Cependant, WPX a un avantage clair en proposant un CDN premium, la garantie Fix for You, une amélioration de performance gratuite, des sauvegardes quotidiennes gratuites, et bien plus encore.

Facilité d’utilisation :
Dans l’hébergement WordPress géré, vous n’aurez peut-être pas besoin de passer du temps à gérer l’hébergement. Mais malgré tout, une interface utilisateur pour débutants, une navigation facile est cruciale.
Avant d’aller plus loin, laissez-moi vous dire que ni l’hébergement web ni l’offre de cPanel traditionnel.
L’interface d’hébergement de WordPress.com me semble très simple. Ils n’ont pas d’onglets complexes. Au lieu de cela, tout est organisé soigneusement.
Toutes les fonctionnalités d’hébergement, les options de sauvegarde, la configuration du centre de données, le lien vers la page d’administration WordPress ouverte, etc., sont facilement accessibles. Contrairement à d’autres panels d’hébergement, WordPress.com limite les options à des options utiles afin de ne pas submerger les débutants.

En revanche, l’interface utilisateur WPX est large, et vous disposerez d’un onglet séparé pour la plupart des fonctionnalités essentielles d’hébergement, y compris le gestionnaire de fichiers, les sauvegardes, et bien d’autres. Ils essaient de créer une approche plus conviviale pour les débutants tout en gardant à l’esprit l’interface utilisateur organisée par cPanel.
Pour moi, l’interface utilisateur globale de l’hébergement WPX est pratique et facile à utiliser. Seule l’option de recherche manque ici.

Comparaison du support client :
WordPress.com et WPX sont tous deux un hébergement WordPress entièrement géré, et il serait erroné de ne pas attendre un support client de qualité ici.
WPX propose de l’aide et une assistance technique via un chat en direct 24h/24, un système d’email et de tickets.
Depuis 2016, je les contacte pour toutes sortes de problèmes. Ils répondent généralement en 1 à 2 minutes. En plus, ils me mettent toujours en relation avec un vrai humain et non avec un bot. Chaque fois que mon site connaît des interruptions ou une lenteur, je les contacte pour bénéficier du service gratuit d’optimisation du site.
Malgré un hébergement premium, vous ne trouvez pas de support téléphonique.
WordPress.com propose uniquement une option de chat en direct pour entrer en contact avec les agents. Ils ont aussi un assistant IA, qui ne me semble jamais être AI. Il est très compétent et a prouvé qu’il résout la plupart de mes questions techniques.
Malgré une excellente aide technique de WordPress.com, le temps de réponse moyen est de 10 minutes. Le support prioritaire n’est disponible que dans les forfaits haut de gamme.
WordPress vs WPX : Comparaison des prix et des valeurs monétaires à long terme :
Si le budget n’est pas le problème, vous envisageriez sans hésiter WPX. Mais c’est vraiment coûteux, surtout quand le moment des renouvellements approche.
WPX Hosting propose des forfaits mensuels de 5 à 1 ans. Récemment, ils ont lancé leur nouveau plan « Starter », qui vous coûte 10,79 $/mois pendant 5 ans. Et les renouvellements deviennent fous (17,99 $/mois). Cela semble être une différence mineure, mais vous le regretterez si vous ignorez le calcul.
En revanche, WordPress.com propose des programmes d’accueil mensuels, d’un an, de 2 ans et de 3 ans. Le forfait personnel vous coûte 2,75 $/mois.
Le principal avantage des plans WordPress est qu’ils ne coûtent pas plus cher lors des renouvellements. Presque toutes les sociétés d’hébergement web vous facturent le double ou le triple des tarifs. Mais WordPress.com est totalement transparent.
Donc, si vous souhaitez héberger un seul site web, WordPress.com plans seront rentables sur le long terme. Cependant, si vous prévoyez de brancher plusieurs sites dans une seule licence d’hébergement, vous pouvez toujours explorer WPX.
FAQ :
Quel hébergement est le plus rapide : WPX ou WordPress.com ?
WPX offre généralement des temps de chargement plus rapides dans le monde entier grâce à son CDN intégré et à ses serveurs optimisés. WordPress.com performe très bien aux États-Unis et au Royaume-Uni, mais il pourrait avoir besoin de Cloudflare Enterprise CDN pour de meilleurs résultats mondiaux.
Puis-je héberger plusieurs sites web sur WordPress.com ou WPX ?
WordPress.com n’autorise qu’un seul site par forfait, alors que WPX vous permet d’héberger plusieurs sites sous une seule licence selon le forfait.
Un créateur de sites web par IA est-il disponible sur WPX ou WordPress.com ?
WordPress.com propose un créateur de sites web IA et un assistant IA. WPX n’inclut pas d’outils d’IA.
Lequel est le plus rentable pour une utilisation à long terme ?
WordPress.com devient plus abordable sur le long terme car ses prix de renouvellement restent constants. Les renouvellements WPX sont nettement plus élevés.
WPX en vaut-il la peine malgré son prix plus élevé ?
WPX vaut la peine d’être envisagé si vous avez besoin d’une vitesse de haut niveau dans le monde, de plusieurs sites et de sauvegardes avancées. Mais pour un seul site web avec des renouvellements prévisibles, WordPress.com est plus économique.
Mot de fin : Quel hébergeur en vaut le plus la peine en 2026 ?
Je sais qu’après avoir analysé la comparaison en détail, vous pouvez encore avoir un peu de confusion. Donc, sur la base des tests de performance, des fonctionnalités et d’autres facteurs, voici le verdict final pour WordPress.com vs WPX Hosting :
Si votre site reçoit beaucoup de trafic mais ne subit généralement pas de pics soudains ou de trafic massif, et que votre priorité principale est la performance pure, alors WPX vaut vraiment la peine d’être pris en compte.
Cependant, si vous souhaitez rester fidèle à un seul fournisseur d’hébergement sur le long terme tout en gardant des coûts bas, WordPress.com est le meilleur choix. Avec des renouvellements abordables et d’excellentes performances, vous bénéficiez également d’une fiabilité accrue, ce qui est particulièrement utile pour les sites en croissance ou à forte fréquentation.
Découvrez plus de ressources :