WordPress.com vs Bluehost : ces deux solutions d’hébergement WordPress sont souvent comparées, mais leurs approches diffèrent radicalement. WordPress.com mise sur un hébergement entièrement géré, tandis que Bluehost reste fidèle à une configuration plus traditionnelle. En 2025, de nombreux changements ont modifié la donne, notamment du côté de Bluehost.
Pour vous aider à faire le bon choix, mon équipe a testé les deux services en conditions réelles. Nous avons acheté leurs plans d’hébergement, analysé les performances, les prix, les fonctionnalités… et publié cette comparaison complète WordPress.com vs Bluehost, avec les dernières données et un verdict honnête.

Table des matières
- Le résumé de la comparaison [Hébergement WordPress.com et Bluehost]
- WordPress.com vs Bluehost : Comparaison des facteurs clés côte à côte
- Comparaison des fonctionnalités d’hébergement : WordPress.com offre une sécurité avancée, mais Bluehost permet un support multisite
- Tests de performance : WordPress.com est bon pour les charges lourdes, Bluehost pour une utilisation légère
- Interface utilisateur comparée :
- Bluehost vs WordPress com : Le support client :
- Différence de prix : qu’est-ce qui offre le meilleur prix abordable et la meilleure valeur monétaire ?
- Avantages et inconvénients :
- Comparaison des fonctionnalités d’hébergement : WordPress.com offre une sécurité avancée, mais Bluehost permet un support multisite
- Foire aux questions :
Le résumé de la comparaison [Hébergement WordPress.com et Bluehost]
WordPress.com est un choix supérieur pour la plupart des utilisateurs en raison de ses performances élevées, de sa sécurité avancée et de sa capacité de gestion du trafic en masse, ce qui le rend idéal pour les sites à fort trafic. En revanche, Bluehost produit une faible performance et n’est adapté qu’aux sites à faible trafic.
Choisissez WordPress.com si :
- Vous n’avez qu’un seul site Web à héberger, car WordPress.com offre un prix abordable le plus bas pour un seul site.
- Vous privilégiez la vitesse et la sécurité avancée, car WordPress.com prend en charge la mise à l’échelle en rafale qui gère facilement les pics de trafic.
- Vous êtes débutant et recherchez une « assistance technique complète », car WordPress.com est entièrement gérée, ce qui permet à leur équipe technique de s’occuper de la maintenance.
Choisissez Bluehost si :
- Vous souhaitez héberger plusieurs sites dans une seule licence à des tarifs abordables
- Vous privilégiez cPanel, car Bluehost permet aux utilisateurs d’activer cPanel à l’ancienne en un seul clic.
- Vous recherchez une assistance téléphonique, car Bluehost propose une assistance téléphonique dans différentes langues.
Principaux facteurs de différenciation
- Prix : WordPress.com a des coûts de démarrage et de renouvellement inférieurs à ceux de Bluehost.
- Performance : WordPress.com a une utilisation de la mise à l’échelle en rafale et de la bande passante illimitée entraîne généralement des temps de chargement plus rapides et de meilleures performances globales que Bluehost
- Interface : WordPress.com propose un tableau de bord d’hébergement au design moderne tandis que Bluehost fournit le traditionnel cPanel
- Service à la clientèle : Bluehost propose une assistance téléphonique en option supplémentaire par rapport à WordPress.com.
- Caractéristiques : WordPress.com offre plus de stockage SSD sur ses plans d’hébergement WordPress et Bluehost vous permet d’installer plusieurs sites sur une seule licence.
Lire aussi : Quel plan Bluehost choisir : Basic, Choice Plus ou Pro ?
WordPress.com vs Bluehost : Comparaison des facteurs clés côte à côte
Voici comment WordPress et Bluehost se comparent :
Comparaison des fonctionnalités d’hébergement : WordPress.com offre une sécurité avancée, mais Bluehost permet un support multisite
Vainqueur : WordPress.com
WordPress.com ne propose que des hébergements WordPress entièrement gérés. Bluehost propose plusieurs types d’hébergement. Pour que la comparaison reste juste, nous nous concentrerons uniquement sur les plans d’hébergement WordPress des deux fournisseurs.
Regardons d’abord le tableau de comparaison des fonctionnalités afin que vous puissiez facilement voir ce que chaque hébergeur offre.
Tableau comparatif :
| Fonctionnalités | WordPress.com | Bluehost |
| Types d’hébergement | WordPress entièrement géré et hébergement WordPress | WordPress, Partagé, VPS, Dédié, WooCommerce, Cloud |
| Domaine gratuit | Oui | Oui |
| Entièrement géré | Oui | Non |
| SSL gratuit | Oui | Oui |
| Créateur de site Web IA | Plus avancé | Basique |
| Nombre de sites | 1 par licence | 10-100 |
| Assistant IA | Inclus | Non disponible |
| Stockage | 6 Go à 350 Go | De 10 Go à 100 Go |
| Bande passante | Illimité | Restreint |
| Panneau de configuration | Non disponible | Disponible |
| CDN gratuit | Oui | Oui |
| Comptes de messagerie | Payant | Gratuit pendant 1 mois, puis payant |
| Garantie de remboursement | 7-14 jours | 30 jours |
| Sauvegardes hebdomadaires gratuites | Oui | Oui |
| Sauvegardes quotidiennes gratuites | Gratuit dans les plans supérieurs | Gratuit dans les plans supérieurs |
| Outil de mise en scène | Disponible | Disponible |
| Installation de WordPress en 1 clic | Supporté | Supporté |
| Caractéristiques de la boutique de commerce électronique | Supporté | Supporté |
| Garantie de disponibilité de 99,9 % | N/A | N/A |
| Centres de données mondiaux | Disponible uniquement aux États-Unis | États-Unis, Inde, Londres, Chine |
| Capacité de rafale élevée | Supporté | Non pris en charge |
| Thèmes et plugins gratuits | Oui | Non disponible |
| Migration | Gratuit | 149 $ ou gratuit si admissible |
| Confidentialité du domaine | Payant | Gratuit pour la 1ère année seulement |
| Détection des logiciels malveillants | Supporté | Supporté |
| DDoS Protection | Supporté | Supporté |
| Protection anti-spam | Disponible | Non disponible |
| WAF | Supporté | Supporté |
| Gestion multi-sites | Non pris en charge | Supporté |
| Assistance téléphonique | Non disponible | Disponible |
| Assistance par chat 24 * 7 | Disponible | Disponible |
Similitudes dans les caractéristiques :
- Les deux fournisseurs d’hébergement offrent de nombreux cadeaux à leurs utilisateurs. Par exemple, vous bénéficiez d’un domaine gratuit, d’un SSL, d’un CDN, de sauvegardes de sites Web, d’un outil de staging, d’une installation WordPress en 1 clic, d’une assistance WooCommerce, d’une protection DDoS, etc.
- Heureusement, les deux offrent une assistance par chat en direct 24h/24 et 7j/7.
- Les deux hébergeurs disposent d’un outil de création de site Web AI, qui aide les débutants dans la conception et la configuration de leur site Web.
- Les deux hébergeurs proposent des sauvegardes en temps réel ou quotidiennes dans leurs plans haut de gamme, ce qui est un problème pour les sites d’entrée de gamme.
- Les deux hébergeurs proposent un plan de boutique de commerce électronique dédié, qui comprend des outils prédéfinis pour créer une boutique rapide sur WordPress.
Principales différences et inconvénients :
WordPress.com :
- Hébergement entièrement géré : Étant donné que WordPress.com est entièrement géré, il est plus facile pour les débutants de gérer la configuration et la maintenance. Le support technique de l’entreprise est également plus fort et plus spécialisé.
- Meilleurs outils d’IA : WordPress.com comprend un assistant d’IA et un constructeur de site Web intelligent qui vous aide à concevoir des pages et à créer du contenu. Le constructeur de Bluehost est plus simple et offre moins d’options de personnalisation
- Évolutivité supplémentaire : En termes de stockage, WordPress.com vous permet d’étendre jusqu’à 350 Go tandis que Bluehost n’a qu’une évolutivité maximale de 100 Go prise en charge.
- Bande passante illimitée et capacité en rafale : Ces deux caractéristiques aident les serveurs d’hébergement WordPress.com à gérer facilement les pics de trafic par rapport à Bluehost.
- La migration permet d’économiser davantage : En WordPress.com, vous pouvez migrer votre site depuis un autre hébergeur gratuitement avec l’aide d’une équipe technique. Dans Bluehost, vous devrez peut-être payer des frais de migration de 149 $ si votre site ne satisfait pas aux règles d’éligibilité.
- Thèmes et plugins gratuits : WordPress propose de nombreux thèmes gratuits pour toutes sortes d’idées de sites, y compris les blogs, le commerce électronique, etc. Cela permet aux débutants d’économiser 150 $ à 200 $ par an sur les coûts du thème. De plus, il propose également des plugins gratuits. Par exemple, lorsque je me suis inscrit, j’ai reçu des plugins comme Gutenberg, WooCommerce, JetPack, Akismet, etc. Bluehost manquait de tout cela.
- Sécurité avancée : WordPress.com serveurs sont hébergés dans une grande entreprise et offrent donc d’énormes avantages en matière de sécurité par rapport aux hébergeurs d’entrée de gamme, notamment Bluehost et Hostinger. Les avantages de sécurité supplémentaires incluent la 2FA intégrée, la surveillance proactive des plugins, la maintenance des plugins, le support géré, etc.
Bluehost :
- Nombre supplémentaire de sites : Si vous souhaitez installer plusieurs sites dans les limites d’un budget, Bluehost fonctionne mieux. Il vous permet jusqu’à 100 sites par licence, tandis que WordPress n’en autorise qu’un.
- Panneau de configuration: Bluehost croit toujours en la vieille école, ce qui signifie que vous pouvez y configurer un environnement d’hébergement basé sur cPanel, tandis que WordPress.com dispose de sa propre interface utilisateur moderne.
- Comptes de messagerie : L’e-mail est une fonctionnalité d’hébergement importante, et les deux hébergeurs me déçoivent ici. Bluehost propose un essai gratuit par e-mail pendant 1 mois. Cependant, avec WordPress.com, vous devez activer leur service de marketing par e-mail, ce qui coûte plus cher.
- Politique de remboursement plus longue : Bluehost est plus sans risque et offre une politique de remboursement de 30 jours par rapport à WordPress.com, où 7 à 14 jours sont disponibles pour le remboursement.
- Centres de données supplémentaires : Bluehost possède plusieurs emplacements de serveurs dans le monde entier, notamment en Inde, à Londres, en Chine et aux États-Unis. WordPress.com n’accueille actuellement qu’aux États-Unis.
- Confidentialité du domaine : Bluehost inclut la protection de la confidentialité du domaine gratuitement pendant la première année, tandis que WordPress.com facture un supplément.
- Assistance téléphonique : Si vous préférez l’assistance téléphonique, alors Bluehost fonctionne mieux que WordPress.com.
En termes de fonctionnalités d’hébergement, WordPress.com offre plus de valeur. Il fournit une configuration entièrement gérée, une sécurité avancée, une migration gratuite et des outils d’IA utiles qui facilitent la gestion de sites Web pour les débutants. Ses performances et son automatisation ressortent clairement.
Bluehost a toujours quelques points forts, tels que la prise en charge de plusieurs sites, l’accès à cPanel, des centres de données supplémentaires et une assistance téléphonique. Cependant, il nécessite plus de travail manuel et n’inclut pas autant de fonctionnalités intégrées.
En savoir plus :
Tests de performance : WordPress.com est bon pour les charges lourdes, Bluehost pour une utilisation légère
Vainqueur : WordPress.com
Les performances sont la principale option pour choisir n’importe quel hôte.
Eh bien, pour être honnête, j’ai testé beaucoup de fournisseurs d’hébergement et leurs benchmarks racontent toujours une histoire différente par rapport à ce qu’ils ont mentionné sur leur site web.
Ni WordPress.com ni Bluehost n’offrent officiellement de garantie de disponibilité, mais les deux ont montré des résultats impressionnants en matière de disponibilité dans le monde réel.
| Pointeurs | WordPress.com | Bluehost |
| Garantie de disponibilité | Non disponible | Non disponible |
| Temps de disponibilité enregistré | 99.999% | 99.813% |
| Type de stockage | NVMe | NVMe |
| Temps de réponse moyen | 0,245 seconde | 153 ms |
| Temps de charge complet | 3,66 secondes | 6,76 secondes |
| Centres de données | États-Unis uniquement | États-Unis, Inde, Chine et Royaume-Uni |
| CDN | Oui, avec 28+ sites dans le monde | Oui |
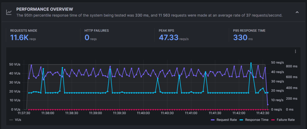
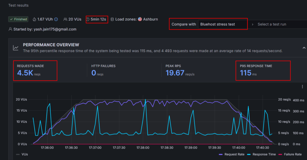
Dans ma liste d’hébergement web la plus rapide, Je WordPress.com classé au meilleur rang en termes de capacité de manutention de charges de trafic. Cependant, j’ai écarté Bluehost de la liste car il ne répondait pas aux normes de performance minimales. Le temps de fonctionnement de Bluehost est bon, mais son temps de chargement moyen de 6,76 secondes est beaucoup plus lent par rapport aux 3,66 secondes de WordPress.com.
Principales différences :
- Performances par région : WordPress.com offre d’excellentes performances aux États-Unis et au Royaume-Uni, bien qu’il ait tendance à se charger légèrement plus lentement dans les régions asiatiques. Bluehost affiche des performances modérées dans la plupart des pays du monde.
- Temps de réponse sous charge : Lors des tests de résistance, WordPress.com serveurs ont enregistré un temps de réponse moyen de seulement 5,5 ms, tandis que Bluehost a enregistré une moyenne de 115 ms. Cela montre que WordPress.com pouvez gérer beaucoup plus efficacement les situations à fort trafic.
- Cohérence du temps de fonctionnement : Au cours des six derniers mois, WordPress.com a maintenu un temps de disponibilité de 99,999 %, tandis que Bluehost a atteint une moyenne de 99,813 %.
Voici les instantanés de mes tests de performance WordPress.com et Bluehost :






Interface utilisateur comparée :
Gagnant: Attacher
Lorsque j’ai configuré mon compte pour la première fois avec l’hébergement WordPress, j’ai tout de suite remarqué quelque chose de différent : ils n’utilisent pas le panneau de contrôle standard que de nombreux autres hébergeurs proposent, y compris Bluehost.
Cependant, après avoir passé seulement quelques heures à m’orienter, j’ai réalisé que leur zone de gestion unique est simple et simple à utiliser.
La vue principale vous donne des informations clés sur votre abonnement, des détails sur vos sauvegardes et un lien rapide pour accéder à l’éditeur de site WordPress familier. Ces fonctionnalités sont utiles et permettent d’accéder à tout très rapidement !
Bluehost utilise un panneau de contrôle familier à la plupart des personnes qui gèrent des sites Web. Ce système est une sorte de norme pour l’industrie de l’hébergement, existant depuis plus de deux décennies.
Ce qui est génial, c’est que si jamais vous êtes bloqué ou si vous avez besoin d’aide pour une tâche spécifique, vous pouvez facilement trouver un grand nombre de guides et de vidéos en ligne pour vous guider.
J’ai trouvé le panneau de configuration de Bluehost parfaitement fonctionnel, mais je pense que vous l’apprécierez le plus si vous avez déjà utilisé un hébergement Web qui repose sur ce type de configuration spécifique auparavant.
Dans l’ensemble, WordPress.com offre une interface utilisateur plus moderne et conviviale pour les débutants. Cependant, Bluehost fonctionne mieux pour les utilisateurs qui recherchent le cPanel à l’ancienne.
Bluehost vs WordPress com : Le support client :
Gagnant: Bluehost
Les serveurs d’hébergement WordPress.com et Bluehost offrent une assistance par chat en direct 24h/24 et 7j/7... Mais qu’en est-il de la qualité ? Y a-t-il une différence ?
J’ai contacté l’équipe d’assistance humaine WordPress.com en utilisant la fonction de chat en direct. Ils ont mis environ dix minutes à répondre, ce que je considère comme un temps de réponse moyen.
Leurs agents d’assistance sont clairement des experts. Comme il s’agit d’un service entièrement géré, ils vont bien au-delà de vous dire quoi faire.
En fait, ils s’occupent eux-mêmes de tous les problèmes techniques, un niveau de service qui est un grand pas en avant par rapport à ce que proposent de nombreuses sociétés d’hébergement moins chères.
Je me suis également connecté avec leur assistant IA, qui m’a répondu clairement.
WordPress.com n’offre pas d’assistance téléphonique. Bluehost est en avance ici.
La disponibilité de l’assistance téléphonique est un avantage clé par rapport à certains concurrents, comme WordPress.com et Hostinger. Si vous avez besoin de parler à quelqu’un, vous pouvez l’appeler directement au 888-401-4678.
De plus, un avantage majeur, en particulier pour les clients de régions spécifiques, est que Bluehost fournit également une assistance dans les langues locales, surtout si vous achetez un plan en Inde.
Avec Bluehost, une personne a rejoint notre chat en direct presque instantanément. Contrairement aux agents de WordPress.com qui m’ont connecté en moyenne 10 minutes, nous parlions et obtenions des réponses en une minute environ.
Tout cela donne un avantage à l’hébergement Bluehost en termes de support client.
Différence de prix : qu’est-ce qui offre le meilleur prix abordable et la meilleure valeur monétaire ?
Vainqueur : Egalité
Après la performance, le facteur le plus important est le jeu de rôle est l’argent.
WordPress.com’est un service d’hébergement abordable sous-estimé, les gens ne savent pas qu’ils proposent également des plans d’hébergement abordables. Ici, vous obtenez des plans d’hébergement WordPress dans une durée de 12, 24 et 36 mois.
Cependant, Bluehost ne propose que des plans d’hébergement WordPress basés sur 12 mois et 36 mois.
D’après mon observation, WordPress.com semble plus abordable dans un mandat de 24 mois, mais Bluehost est moins cher lorsque vous recherchez des plans de 36 mois.
Similitudes de prix :
- Les deux hébergeurs offrent le prix le plus bas dans une durée d’hébergement maximale
- Les deux hébergeurs proposent des sauvegardes quotidiennes dans leurs plans de haut niveau
- Le support prioritaire est débloqué dans les plans de niveau supérieur
- Un domaine gratuit, un SSL gratuit et un CDN gratuit sont disponibles dans tous les plans
Différences de prix :
- WordPress propose des plans plus abordables pour un seul site Web par rapport à Bluehost
- Bluehost offre la confidentialité du domaine gratuitement pendant 1 an. Alors que WordPress.com facture un supplément pour la même.
- WordPress.com offre une bande passante illimitée mais il y a des restrictions avec Bluehost
- Bluehost va être plus abordable dans une option multi-sites et pour la création d’un site de magasin basé sur le commerce électronique
Tableau comparatif des prix :
| Fonctionnalités | WordPress.com | Bluehost |
| Prix de départ | 2,75 $/mois | 3,79 $/mois |
| Sites Web autorisés | 1 par licence | 10-100 |
| Stockage | 6 Go à 350 Go | De 10 Go à 100 Go |
| Bande passante | Illimité | Restreint |
| Domaine gratuit | Oui | Oui |
| SSL gratuit | Oui | Oui |
| Sauvegardes quotidiennes | Gratuit dans les plans supérieurs | Gratuit dans les plans supérieurs |
| Politique de remboursement | 7-14 jours | 30 jours |
| Créateur de site Web IA | Avancé | Basique |
| CDN gratuit | Oui | Oui |
| Plan de commerce électronique | Commerce (31,50 $/mois) | Essentiels du commerce électronique (14,79 $/mois) |
| Migration | Gratuit | 149 $ ou gratuit si admissible |
| Frais cachés | Oui (confidentialité du domaine, e-mail, etc.) | Oui (e-mail, sauvegardes quotidiennes, etc.) |
| Plan le plus avantageux | Premium (5,50 $/mois) | Affaires (6,79 $/mois) |
Opinion et verdict :
Si vous cherchez à héberger un seul site Web avec un budget limité, alors WordPress.com est le grand gagnant. Cependant, si vous souhaitez créer un site de commerce électronique à petit budget, Bluehost semble plus abordable.
Le principal avantage de WordPress est la bande passante illimitée, mais le plus grand avantage de Bluehost est l’autorisation d’un support multi-sites dans une seule licence.
Avantages et inconvénients :
| WordPress.com Avantages | WordPress.com Inconvénients |
| Offre des prix abordables pour l’hébergement d’un seul site Web | Le prix du plan e-Commerce est plus élevé |
| Performances améliorées et fonctionnalités de sécurité avancées | Ne permet pas d’héberger plus d’un seul site dans une seule licence. |
| Prise en charge de la mise à l’échelle en rafale, qui aide un site de commerce électronique à gérer facilement un trafic important | |
| Support technique de haute qualité entièrement géré | |
| Les renouvellements sont moins nombreux |
| Avantages de Bluehost | Inconvénients de Bluehost |
| Le temps de fonctionnement répond à la norme minimale | Le temps moyen de chargement des pages est faible |
| Abordable pour héberger plusieurs sites | Coûteux pour un seul site |
| L’assistance téléphonique est un véritable avantage | |
| Avantage cPanel |
Foire aux questions :
Quel hébergeur propose les plans d’hébergement les moins chers : WordPress.com ou Bluehost ?
WordPress.com a un prix de départ inférieur à 2,75 $/mois contre 3,79 $/mois pour Bluehost. L’étude note que WordPress.com est plus abordable pour l’hébergement d’un seul site Web, tandis que Bluehost est plus abordable pour une option multi-sites et pour la création d’un site de commerce électronique économique.
Est-WordPress.com rapide ?
Oui, les tests de performance indiquent que WordPress.com est rapide. Ses serveurs sont suffisamment puissants pour gérer un trafic important pour les grands sites Web. Les résultats des tests de performance montrent un temps de réponse moyen de 0,245 ms et un temps de chargement complet de 3,66 s, ce qui est nettement plus rapide que les 6,76 secondes de Bluehost. WordPress.com est classé au premier rang en termes de capacité de gestion de la charge de trafic et prend en charge la mise à l’échelle en rafale.
Combien coûte WordPress.com ?
Le prix de départ d’un plan d’hébergement WordPress.com est de 2,75 $/mois. Le plan de commerce électronique coûte 31,50 $/mois.
Combien coûte Bluehost ?
Le prix de départ d’un plan d’hébergement WordPress Bluehost est de 3,79 $/mois. Le plan E-commerce Essentials coûte 14,79 $/mois.
Qu’est-ce qui est le mieux : WordPress ou Bluehost ?
Le verdict général de l’article est que les deux ont des points forts, mais WordPress.com est un choix supérieur pour la plupart des utilisateurs en raison de ses performances élevées, de sa sécurité avancée et de sa capacité de gestion du trafic en masse, ce qui le rend idéal pour les sites à fort trafic.
- Choisissez WordPress.com si : Vous disposez d’un seul site web, privilégiez la vitesse et la sécurité avancée (burst scaling), et êtes un débutant à la recherche d’un hébergement entièrement géré et d’une assistance technique complète.
- Choisissez Bluehost si : Vous souhaitez héberger plusieurs sites dans une seule licence à des tarifs abordables, privilégiez l’interface traditionnelle cPanel ou recherchez un support client par téléphone.
Quelle est la garantie de remboursement de WordPress.com ?
La garantie de remboursement pour WordPress.com plans est de 7 à 14 jours.
Quelle est la garantie de remboursement de Bluehost ?
La garantie de remboursement pour Bluehost est de 30 jours.
Quelles sont les alternatives à WordPress.com et Bluehost ?
Si vous ne trouvez pas ces deux services d’hébergement appropriés, vous pouvez essayer Hostinger, qui s’est classé en tête des meilleurs hébergements Web dans l’ensemble.
Autres articles