WordPress.com est un service d’blogpascher.com/wordpress-2/meilleurs-hebergements-de-commerce" title="5 meilleurs fournisseurs d’hébergement d’Croissance rapide)" class="bpctb-auto-link">e-commerce pour tous les types de sites [Liste 2025 – Comparé et examiné]" class="bpctb-auto-link">hébergement de la même société qui a contribué au développement du CMS le plus populaire appelé WordPress.org.
D’un autre côté, nous avons le service d’hébergement HostGator, qui date depuis deux décennies. Il est adoré par des millions de sites débutants.
Alors, lequel est le mieux pour vous ?
Eh bien, nous finaliserons le gagnant en fonction de différents paramètres comme la performance, la valeur financière, les fonctionnalités d’hébergement, et plus encore.
À la fin de cet article, vous déciderez de l’hébergement adapté à votre site.
Commençons donc la comparaison.
Table des matières
- WordPress.com vs HostGator comparés en termes de prix et de valeur financière à long terme
- HostGator et WordPress.com comparés en termes de performance et de fiabilité :
- Comparaison des fonctionnalités d’hébergement :
- Facilité d’utilisation :
- Support client
- Verdict final : quel hébergeur devriez-vous choisir ?
- FAQ :
WordPress.com vs HostGator comparés en termes de prix et de valeur financière à long terme

Les structures tarifaires et les taux de renouvellement sont essentiels pour la planification budgétaire à long terme.
Passons maintenant à la partie qui décide généralement de tout : l’argent.
Tarification et renouvellements WordPress.com
- Plans mensuels, sur 1 an, 2 ans et 3 ans
- Forfait personnel d’environ 2,75 $/mois
- Principal avantage : des renouvellements transparents. Les prix restent proches de ce que vous aviez vu au départ.
- Pas de choc « triple le prix après un an » comme la plupart des autres hébergeurs
- C’est mieux quand on veut héberger un seul site sérieux et le garder pendant des années
Si votre plan est :
« Je veux juste un site fort qui grandit avec le temps, sans drame d’hébergement », alors WordPress.com devient souvent moins cher à long terme, même si ça semble similaire ou légèrement meilleur au début.
Tarification et renouvellements HostGator
- Hébergement partagé à partir de 2,29 $/mois
- L’hébergement WordPress à partir de 3,09 $/mois
- VPS, revendeur, hébergement dédié et eCommerce disponibles pour des besoins plus élevés
- Domaine gratuit pendant la première année
- Garantie de remboursement de 30 jours
- Mais : les prix des renouvellements augmentent beaucoup, surtout pour les forfaits partagés. Exemple : le célèbre plan Hatchling se renouvelle à environ 10,99 $/mois
HostGator se situe au cœur du marché de l’hébergement :
- Moins cher que certains grands noms comme GoDaddy
- Plus cher que les fournisseurs ultra-économiques comme IONOS si l’on ne regarde que les prix d’entrée
Vous devez aussi vous rappeler :
- Certaines fonctionnalités sont des modules payants : sauvegardes avancées, sécurité supplémentaire, outils SEO
- L’email professionnel est ajouté en version d’essai gratuite puis renouvelé à moins que vous ne le retiriez
Ainsi, le vrai coût de HostGator ne se limite pas au prix promo. Vous devez prendre en compte les renouvellements et les ajouts que vous comptez conserver.
HostGator et WordPress.com comparés en termes de performance et de fiabilité :
Performance WordPress.com :
WordPress.com se distingue par sa fiabilité exceptionnelle et sa capacité à gérer des pics de trafic soudains et intenses.
Voici les références que j’ai enregistrées lors des tests :
| Métrique | WordPress.com |
| Disponibilité moyenne | 99.999% |
| Score du test de résistance | Note à 100 % |
| Temps de réponse (Test de résistance) | 5,5 ms |
| Capacité de rafale élevée | Supporté |
Notre test de résistance, impliquant un trafic en masse de 26 000, a confirmé que les serveurs de WordPress.com sont bien équipés pour l’escalade en rafales, parvenant à répondre en un temps très rapide de 5,5 ms sans plantages ni interruptions.
![wordpresscom-test-stress » BlogPasCher WordPress.com vs HostGator [lequel choisir ?] - tests de performance inclus](https://blogpascher.com/wp-content/uploads/2025/12/wordpresscom-test-stress.png)
Ce niveau de capacité de burst est un avantage majeur pour les sites qui peuvent connaître une popularité soudaine ou des pics de trafic.
Bien que le temps moyen de chargement des pages de WordPress.com soit de 3,66 s sans CDN tiers, ses performances sont extrêmement solides aux États-Unis et au Royaume-Uni, où il dispose de ses propres centres de données. Pour d’autres régions, l’intégration d’un CDN comme Cloudflare Enterprise est recommandée pour de meilleures performances.
| Emplacement | WordPress.com Temps moyen de chargement des pages |
| USA | 2,8 s |
| Royaume Unis | 3,4 |
| Moyenne (Globale) | 3,66s |
Performance HostGator :
Les benchmarks HostGator m’ont beaucoup surpris car la plupart des hébergeurs débutants ne performent généralement pas bien.
| Métrique | HostGator |
| Garantie de disponibilité | 99.9% |
| Disponibilité testée | 100% |
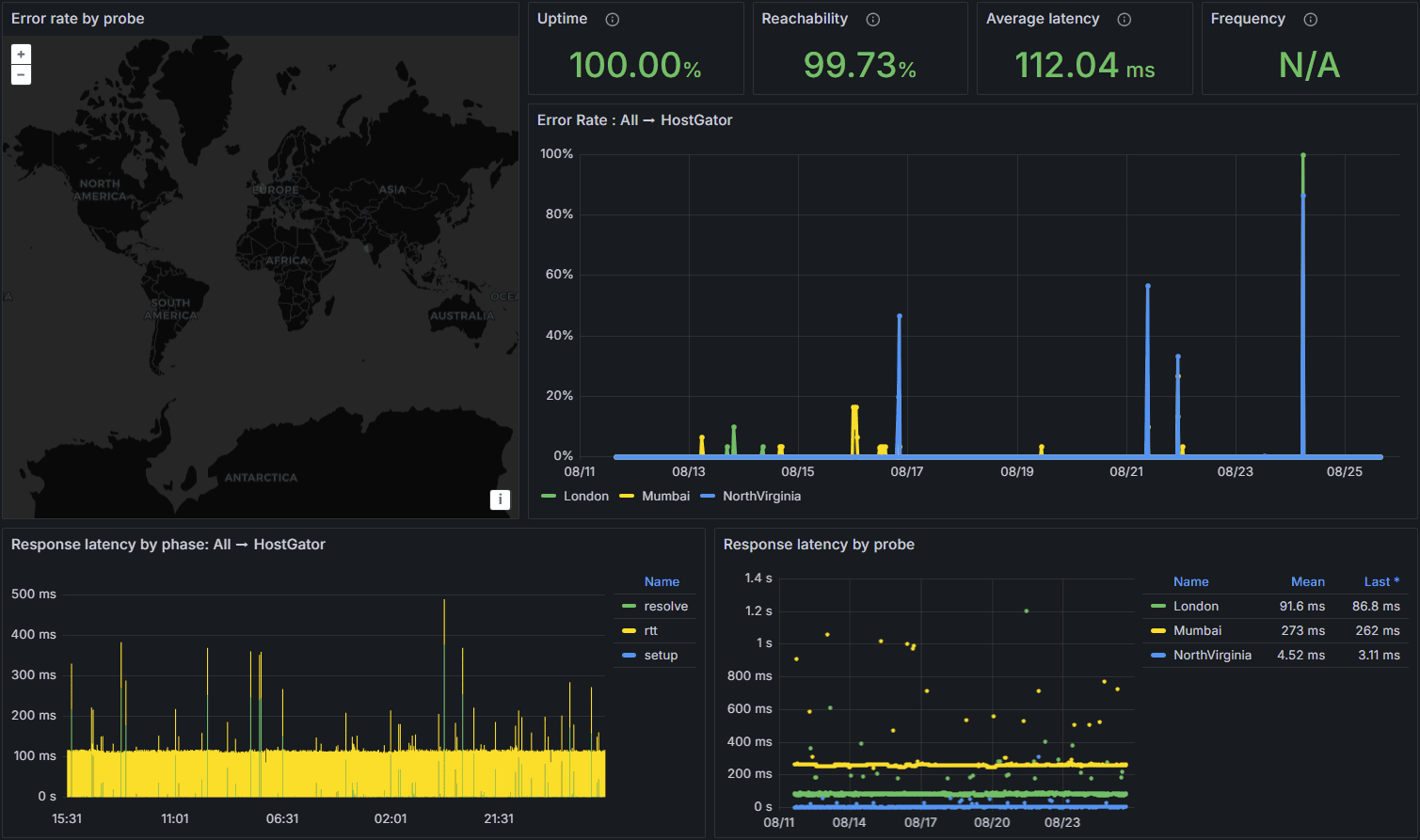
| Temps de réponse moyen | 112,04 ms |
| Plus grande peinture contentive (LCP) | 0,793s |
| Temps Entièrement Chargé | 0,821s |
Leurs serveurs affichent un uptime de 100 % pendant les tests. Le temps de réponse moyen de 112,04 ms est considéré comme très bon, et son temps de charge complète de 0,821 s est excellent pour le SEO et la satisfaction des utilisateurs.

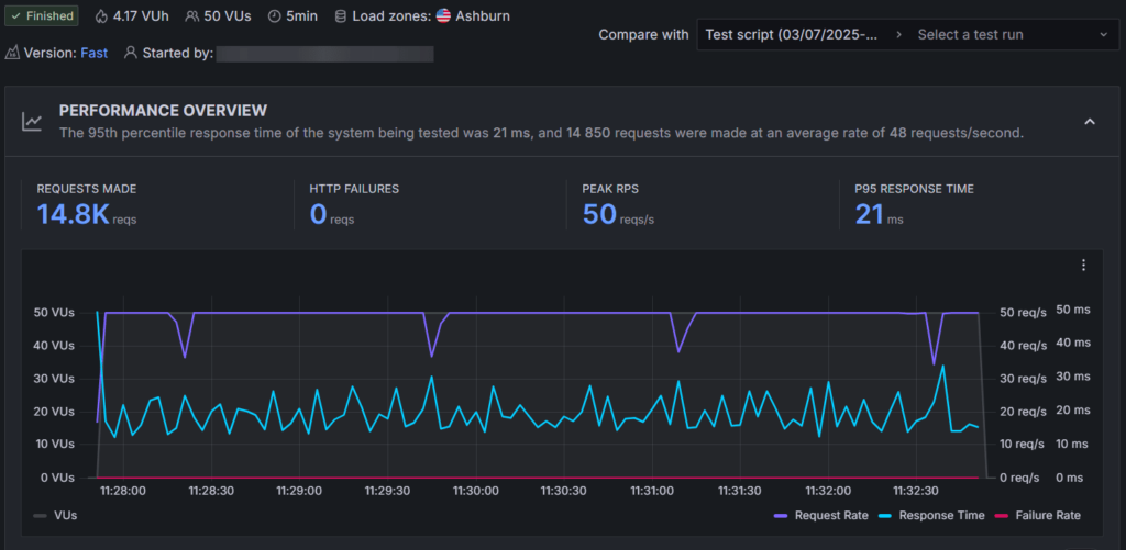
HostGator a également géré avec succès un test de résistance de 50 utilisateurs virtuels simultanés, maintenant un temps de réponse stable de 21 ms, prouvant son adéquation pour des sites petits et moyens avec des augmentations occasionnelles du trafic.

Cependant, il pourrait désormais convenir aux sites à forte croissance où le trafic en masse est important. WordPress.com gère facilement un trafic en vrac de 26 000 et affiche un excellent temps de réponse.
La principale limitation de HostGator est la localisation de ses serveurs : ses serveurs ne sont situés qu’aux États-Unis. Pour des performances globales fiables, les utilisateurs devront activer Cloudflare.
Comparaison des fonctionnalités d’hébergement :
Différents besoins d’hébergement nécessitent des fonctionnalités différentes. Voici une analyse côte à côte des fonctionnalités essentielles présentes dans WordPress et HostGator :
| Caractéristique | WordPress.com | HostGator |
| cPanel | Non disponible | Disponible (cPanel traditionnel) |
| Créateur de sites web par IA | Disponible | Non supporté |
| Stockage | 6 Go – 350 Go | 10 Go – 100 Go |
| Assistant IA | Inclus | Non inclus |
| Domaine gratuit (1ère année) | Oui | Oui |
| SSL gratuit | Oui | Oui |
| Sauvegardes quotidiennes automatisées | Gratuit dans les forfaits supérieurs | Oui (tous les jours) |
| Outil de mise en scène | Disponible | Disponible (forfaits WordPress) |
| CDN gratuit | Oui (Base) | Oui (Cloudflare) |
| Capacité de rafale élevée | Supporté | Non explicitement supporté (bons résultats de test de stress) |
| Garantie de remboursement | 7 à 14 jours | 30 Jours |
| Centres de données mondiaux | États-Unis, Royaume-Uni (Propriétaires de centres de communication) | Seulement aux États-Unis |
| Nombre de sites | 1 par licence | Jusqu’à 100 (dans des plans WP plus élevés) |
Principaux points à retenir de l’animation :
- Pour les débutants : WordPress.com propose un créateur de sites web IA et un assistant IA pour aider dans la conception et les questions techniques.
- Pour le contrôle : HostGator donne aux utilisateurs accès au cPanel traditionnel, mais WordPress en manque.
- Pour un trafic élevé : WordPress.com a un avantage unique avec une grande capacité de rafale et une mise en valeur automatique des ressources.
- Pour plusieurs sites : Les forfaits WordPress de gamme supérieure de HostGator permettent d’héberger jusqu’à 100 sites web sous une seule licence, tandis que WordPress.com limite à un site par licence.
Avant de choisir l’un d’eux, il est préférable d’examiner attentivement leurs caractéristiques. Personnellement, je préfère WordPress.com pour ceux qui débutent et veulent installer un seul site. Le créateur de sites IA permet d’économiser beaucoup d’argent.
Cependant, HostGator peut aussi fonctionner si vous souhaitez configurer plusieurs sites sous une seule licence.
Facilité d’utilisation :
WordPress.com garde les choses très simples : ils n’offrent pas du tout cPanel. Vous obtenez un tableau de bord propre et ciblé.

Tout ce qui est important est classé soigneusement :
- Sauvegardes
- Sélection du centre de données
- Raccourci administrateur WordPress
- Paramètres de sécurité et de performance
Ils évitent intentionnellement le désordre. Vous ne voyez pas vingt icônes aléatoires ni termes techniques.
Pour quelqu’un qui ne veut que WordPress et rien d’autre, WordPress.com donne l’impression d’utiliser une application bien organisée, pas un panneau serveur.
HostGator adopte une voie plus traditionnelle :

- Vous bénéficiez d’un tableau de bord personnalisé ainsi que d’un accès complet à cPanel.
- Le tableau de bord vous permet de :
- Installer WordPress en un clic
- Gérer SSL
- Créer des comptes e-mail
- Accédez à votre gestionnaire de fichiers et à vos bases de données
- cPanel reste en coulisses pour avoir le contrôle total. À partir de là, vous pouvez :
- Gérer les domaines et sous-domaines
- Installer des applications via Softaculous
- Travail avec des réglages avancés
Les débutants complets pourraient se sentir un peu dépassés en découvrant cPanel pour la première fois. Cependant, si vous avez déjà utilisé l’hébergement partagé, l’interface de HostGator vous semblera familière et confortable.
Support client
Les deux fournisseurs offrent un support 24h/24 et 7j/7, mais avec des disponibilités et des temps de réponse différents.
| Canaux du Support | WordPress.com | HostGator |
| Chat en direct 24h/24 et 7j/7 | Disponible | Disponible |
| Support téléphonique | Non disponible | Disponible (Pas dans les plans d’entrée) |
| Email/Ticket | Via chat en direct/assistant IA | Non disponible par défaut |
| Assistant IA | Disponible (Très compétent) | Non disponible |
| Temps de réponse moyen | ~10 minutes (Priorité dans les plans plus élevés) | Temps d’attente minimal |
- HostGator : Offre un support téléphonique 24h/24 et 7j/7 (même si ce n’est pas sur les forfaits d’entrée) et dispose d’un temps de réponse rapide par chat en direct.
- WordPress.com : Elle dépend uniquement du chat en direct et de son assistant IA. Bien que l’aide technique soit excellente, le temps de réponse moyen de 10 minutes est plus lent que celui de HostGator.
Verdict final : quel hébergeur devriez-vous choisir ?
Choisissez WordPress.com si :
- Il faut une grande fiabilité et stabilité pour les situations de trafic en rafale et de forte demande (en raison de sa grande capacité de rafale).
- Vous voulez un budget prévisible à long terme avec des prix de renouvellement transparents qui ne doublent ni triplent.
- Vous êtes débutant et vous souhaitez une plateforme simplifiée et entièrement gérée avec un constructeur de sites et un assistant IA.
- Votre public principal se trouve aux États-Unis/Royaume-Uni, où ses propres centres de données offrent d’excellentes performances sans CDN supplémentaires.
Choisissez HostGator si :
- Vous souhaitez le prix d’entrée le plus bas et vous êtes à l’aise avec les augmentations de prix lors du renouvellement.
- Vous devez héberger plusieurs sites sous une seule licence.
- Vous préférez le cPanel traditionnel pour une gestion avancée de l’hébergement.
- Vous avez besoin d’un support téléphonique 24h/24 et 7j/7 comme canal clé de service client.
FAQ :
Lequel est le meilleur pour les débutants complets parmi WordPress.com ou HostGator ?
Si vous êtes un débutant complet qui ne veut que WordPress et pas d’autres applications, alors WordPress.com semble plus simple. Pas de cPanel, pas de désordre, tout est conçu autour de WordPress. Si vous êtes prêt à apprendre un peu et souhaitez une ambiance plus « classique de l’hébergement web », alors HostGator est aussi accessible aux débutants, mais la présence de cPanel et d’extensions peut sembler être une étape supplémentaire au début.
Quel hébergeur, WordPress ou HostGator, gère le mieux un trafic élevé ?
WordPress.com est conçu pour une grande capacité de rafale. Il peut automatiquement adapter les ressources lors des pics de trafic. Il a très bien réussi lors des tests de résistance avec de gros volumes de trafic sans plantage. En revanche, HostGator a géré parfaitement 50 utilisateurs simultanés lors des tests, ce qui est bon pour des pics de trafic petits à moyens. Pour un trafic viral sérieux ou des sites en forte croissance, WordPress.com est le choix le plus sûr.
Les deux hébergeurs incluent-ils un domaine libre et un SSL ?
Oui, les deux le font. N’oubliez pas que les frais de domaine ne sont généralement pas remboursables si vous annulez.
En savoir plus :