Besoin des meilleurs hébergements WordPress pour agences ? Alors continuez à lire cet article.
Les agences ne gèrent pas seulement un seul site ; Ils gèrent des dizaines, voire des centaines de sites Web clients. Trouver un hébergeur pour un site personnel ou pour des clients est bien trop différent…
Pour les débutants, l’accent est généralement mis sur le budget et les performances. Mais pour les sites web clients, les critères sont différents.
Je dois penser à l’évolutivité, à la fiabilité, à la sécurité, aux options en marque blanche et à la personnalisation.
Fais-moi confiance! Il n’y a pas de place pour l’erreur. Si le site d’un client rencontre des problèmes, cela a un impact direct sur la confiance. En termes simples, perdre la confiance signifie perdre le client.
J’ai testé de nombreuses sociétés d’hébergement tout au long de ma carrière. Mais choisir les bons pour les agences a toujours été la tâche la plus difficile. La raison est simple. Lorsqu’il s’agit de relations entre l’agence et le client, il ne doit y avoir aucun compromis sur la qualité.
C’est pourquoi je partage 5 fournisseurs d’hébergement WordPress que j’ai personnellement utilisés et soigneusement analysés en fonction des besoins des agences et de leurs clients.
Vous trouverez également des rapports de performance avec des avantages et des inconvénients clairs pour chaque option.

Table des matières
- Comparaison des hébergements WordPress pour les agences en un coup d’œil- 1. Hostinger – Meilleur hébergeur d’agence pour des performances inférieures au budget
- 2. WordPress.com – Meilleur hébergement WordPress globalement géré pour les agences
- 3. Kinsta.com – Meilleur hébergement d’agence pour les solutions en marque blanche
- 4. WP Engine – Meilleur hébergeur d’agence pour les développeurs
- 5. Cloudways – Meilleur hébergement d’agence WordPress pour une évolutivité et une revente maximale
 
- 1. Hostinger – Meilleur hébergeur d’agence pour des performances inférieures au budget
- Le mot de la fin :
- Foire aux questions :
Comparaison des hébergements WordPress pour les agences en un coup d’œil
Voici une liste triée sur le volet des meilleurs hébergeurs d’agence en 2025 :
- Hostinger : le meilleur pour l’abordabilité avec de bonnes performances
- WordPress.com : Hébergement WordPress d’agence au meilleur rapport qualité-prix
- Kinsta.com : Idéal pour les solutions en marque blanche
- WP Engine : Idéal pour les développeurs
- Cloudways : le meilleur pour l’évolutivité et la revente
1. Hostinger – Meilleur hébergeur d’agence pour des performances inférieures au budget

Hostinger est un hébergeur d’agence bien connu qui est sur le marché depuis plus de deux décennies et a déjà servi plus de quatre millions de clients.
Bien que Hostinger soit largement reconnu pour son hébergement adapté aux débutants, il propose également des plans dédiés pour les agences.
Ces plans offrent l’une des meilleures combinaisons de budget, de performances et d’un environnement stable pour la gestion des sites Web des clients.
Ce que j’ai vraiment aimé, c’est que Hostinger s’efforce de servir toutes sortes d’agences, qu’elles soient petites ou grandes, tout en gardant des prix abordables.
Par exemple, si vous dirigez une petite startup avec seulement quelques clients, vous pouvez explorer leur plan de démarrage. Il vous permet d’héberger jusqu’à 100 sites Web pour seulement 29,00 $ par mois.
Si votre agence est plus grande, il est également possible d’héberger jusqu’à 300 sites clients sous une seule licence. Cela vient à l’un des prix les plus abordables que vous trouverez sur le marché.
En plus de cela, le créateur de sites Web AI facilite la configuration, la conception et le lancement rapides des sites clients.
En tant qu’agence, cela peut vous faire économiser le coût de l’embauche d’un développeur.
Tout ce que vous avez à faire est de fournir une invite basée sur l’idée de votre client, et elle génère tout, des pages essentielles au design. Vous pouvez ensuite facilement le migrer vers WordPress.
Ils fournissent également un assistant Kodee AI qui aide vos clients à gérer toutes leurs tâches WordPress avec facilité. Par exemple, ils peuvent publier une publication ou ajouter des produits à leur boutique sans aucun problème.
Principales caractéristiques d’hébergement pour les agences :
- Jusqu’à 10 cœurs de processeur sont pris en charge
- 12 à 30 Go de RAM peuvent être alloués
- Jusqu’à 700 Go de stockage NVMe
- Une assistance prioritaire par chat en direct 24h/24 et 7j/7 est disponible
- Isolation complète du site web
- Contrôle élevé sur le partage d’accès
- Bande passante CDN illimitée
- SSL illimité
- IP dédiée
- Support géré
- Sauvegardes quotidiennes des sites clients
- Les sites Web non WordPress sont pris en charge
- Remboursement sous 30 jours
- Migration gratuite des sites clients
- Bonne sécurité (protection 2FA, SSL, DDoS)
Une autre chose que j’ai trouvée meilleure ici par rapport aux autres hébergeurs d’agences WordPress est la fonction de partage d’accès.
Grâce à cela, vous pouvez gérer vous-même les sites des clients et également inviter les clients à leur attribuer différents rôles avec un accès contrôlé.
En ce qui concerne les performances, je ne prétendrai pas qu’il existe un meilleur hébergeur pour les agences que Hostinger.
J’ai testé leurs serveurs manuellement. Ils promettent une garantie de disponibilité de 99,9 %. Dans ma surveillance du temps de fonctionnement, les serveurs ont fourni un temps de disponibilité de 99,982 %, ce qui est un chiffre très solide.

L’évolutivité est également fiable. Avec 700 Go de stockage SSD, vous pouvez gérer un grand nombre de sites clients de petite à moyenne échelle. Pour faciliter la gestion, Hostinger met à disposition hPanel.
hPanel est un tableau de bord moderne conçu pour les débutants. Qu’il s’agisse de faire des sauvegardes ou de configurer des e-mails, presque tout est accessible en un seul endroit.
Il est si facile à utiliser que même un membre de l’équipe sans expérience de WordPress se sentira à l’aise avec lui après l’avoir utilisé une ou deux fois.
Si vous décidez de donner accès à des clients, ils peuvent également gérer leurs propres sites sans difficulté.
Dans les rares cas où vous avez besoin de préparer une solution PHP personnalisée ou non WordPress pour vos clients, c’est également possible avec l’hébergement d’agence Hostinger.
Malgré la grandeur, il y a quelques problèmes que j’ai rencontrés dans mon expérience que vous devriez connaître… La solution de marque blanche n’est pas encore présente. Celui-ci me déçoit le plus, et vous devez être conscient que l’assistance téléphonique n’est pas disponible.
Tarif :
Hostinger propose 3 plans dédiés qui sont assez conçus pour répondre aux besoins des agences.
Le plan Startup coûte 29,00 $ et comprend 300 Go de stockage NVMe, 12 Go de RAM, 6 cœurs de processeur et la possibilité de gérer jusqu’à 100 sites clients.
Pour la plupart d’agences, ce plan est plus qu’adapté. Cependant, l’évolutivité est forte. Avec le plan Agency Growth, vous pouvez mettre à l’échelle jusqu’à 30 Go de RAM, 700 Go de stockage et 300 sites Web au prix de 69 $ par mois.
Avantages et limites :
| Avantages | Limites | 
| Les meilleurs plans d’hébergement d’agence WordPress abordables sur le marché | Il ne s’agit pas d’un hébergement entièrement géré, donc les agences peuvent devoir s’intégrer pour gérer les éléments techniques d’hébergement. | 
| L’évolutivité et les ressources sont suffisantes pour gérer de nombreux sites clients de petite et moyenne taille | Ne pas offrir de fonctionnalité en marque blanche | 
| Avec la disponibilité d’une adresse IP dédiée pour chaque agence, le risque de sécurité est moindre | L’assistance téléphonique pour les agences est absente | 
| Le marketing par e-mail est inclus dans l’hébergement | |
| Les agences et les clients ont un contrôle total sur le partage d’accès | 
Dans l’ensemble, Hostinger semble être un excellent choix pour les petites et moyennes agences à la recherche d’un hébergement WordPress pouvant accueillir jusqu’à 300 sites. Ils sont abordables et offrent des ressources complètes à vos clients. Les performances sont considérables et le partage d’accès est parfait pour tous. La seule limitation est l’absence d’option en marque blanche.
Explorez l’hébergement Hostinger Pro Agency
En savoir plus :
Critique Hostinger [Tout ce que vous devez savoir]
2. WordPress.com – Meilleur hébergement WordPress globalement géré pour les agences

WordPress.com s’agit d’un service d’hébergement entièrement géré de la société Automattic qui a contribué au développement du CMS WordPress.org.
Ici, vous obtenez également des plans spécialement conçus pour les agences. Lorsque j’ai testé leurs serveurs, la chose la plus impressionnante que j’ai trouvée était leur fiabilité. Ils affichent un temps de disponibilité de 99,999 % presque tous les mois, ce qui est une norme rare.
Vous pouvez accéder gratuitement à leur programme d’agence dès maintenant.
Et en explorant les caractéristiques d’agence de cet hébergement, je peux sûrement dire que c’est l’hébergement le plus complet spécialement pour les agences.
Il cochait tous les éléments clés, y compris l’évolutivité, la sécurité avancée, les performances optimales, la gestion multisite, les outils de développement, etc.
Principales caractéristiques d’hébergement pour les agences :
- Prise en charge illimitée des sites Web
- Migrations libres
- Prise en charge de la capacité de rafale élevée
- Basculement automatisé du datacenter
- Mise en cache Edge globale avec CDN pris en charge pour 28+ emplacements
- 1 tableau de bord centralisé de l’agence pour gérer tous les tableaux de bord des clients
- Accès à des outils WordPress premium, notamment WooCommerce et JetPack
- Gestionnaire de partenaires dédié
- Documentation et formation avancée
- Accès au programme d’annuaire des partenaires pour trouver de nouveaux clients
- Remise sur volume disponible pour la gestion de plusieurs sites clients
- Surveillance du temps de fonctionnement
- Sauvegardes en temps réel
- Protection DDoS, Brute Force et anti-spam prise en charge
- Environnement de développement local avec zone de transit
- Assistance experte prioritaire 24h/24 et 7j/7
Étant donné que WordPress.com provient d’Automattic, vous bénéficiez également de la confiance et de la réputation de leur marque.
Comme il est entièrement géré, vous pouvez gérer les sites Web des clients sans vous soucier des performances ou de la sécurité. Ils offrent également une longue liste d’avantages en termes de performances et de sécurité. Lors de mes tests à fort trafic, leurs serveurs ont mieux performé que certains fournisseurs d’hébergement premium bien connus comme WPX et Kinsta.

Si vous avez un site client de commerce électronique où le trafic est énorme, il serait préférable pour vous de le migrer vers WordPress.com. Ils prennent en charge la mise à l’échelle automatique dans les workers PHP qui peuvent gérer facilement les sites à fort trafic.
Dans WordPress.com vous pouvez installer une seule licence d’hébergement sur un nombre illimité de sites. Ainsi, vous pouvez développer vos clients sans aucune hésitation. Ils offrent initialement un stockage de 50 Go, mais lorsque vous avez besoin de plus, vous devrez peut-être payer un montant supplémentaire par mois.
En plus d’être entièrement géré, WordPress.com propose un assistant IA pour tous les sites. Cela vous aidera, vous et votre équipe, à gérer facilement l’hébergement de leurs clients.
Le seul inconvénient notable à l’heure actuelle est l’absence d’accès multi-utilisateurs. Vous ne pouvez pas encore partager l’accès avec les clients ou les membres de l’équipe, mais WordPress.com a déjà annoncé que cette fonctionnalité sera bientôt disponible.
Le support prioritaire est également excellent ici, pour toute exigence personnalisée pour vos clients, vous pouvez vous connecter directement avec un responsable dédié et discuter de vos questions. C’est un énorme avantage pour les agences.
Explorez WordPress.com l’hébergement de l’agence
Tarif :

Lorsque vous adhérez gratuitement au programme d’agence WordPress.com, vous bénéficiez de trois catégories de plans.
Le plan Standard fonctionne mieux pour les petites et moyennes agences. Si vous voulez plus d’évolutivité, vous pouvez explorer le plan Premier, qui est alimenté par Pressable (un autre service d’hébergement d’Automattic).
Quoi qu’il en soit, dans WordPress.com plans, les tarifs commencent à partir de seulement 25 $/mois dans lesquels vous pouvez installer 1 site client et avoir accès à toutes les fonctionnalités spécifiques aux agences.
Leur remise sur les prix de gros commence à partir de 3 sites Web. Et ici, vous pouvez installer un nombre illimité de sites. Oui, si vous avez un million de clients, cela fonctionnera aussi.
Avantages et limites :
| Avantages | Limites | 
| Pack complet de fonctionnalités : agence d’hébergement pour toutes les tailles | La fonction de marque blanche n’est pas disponible | 
| Une gestion complète a permis de réduire les travaux de maintenance jusqu’à 80 % à 90 % | L’accès au partage multi-utilisateurs ne s’applique pas | 
| La disponibilité et la fiabilité sont les meilleures du marché | Le stockage est un peu moindre. Vous devez payer un montant supplémentaire mensuellement lorsque vous dépassez le quota de 50 Go | 
| Toutes sortes de fonctionnalités d’optimisation des performances et de sécurité avancées sont disponibles | |
| Aucune restriction sur la puissance du processeur et la bande passante | |
| La personnalisation est illimitée tant que vous vous en tenez à l’environnement WordPress | |
| Offre une réduction pour les agences qui cherchent à acheter un hébergement en gros | 
Dans l’ensemble, WordPress.com hébergement semble parfait mais aussi une solution complète pour les agences. Automattic lui-même est une énorme agence réputée, vous pouvez donc totalement compter sur ses services fiables. Allez-y si vous souhaitez investir dans un service d’hébergement unique pour toujours pour toutes sortes de clients. La seule raison de se retenir serait si vous avez immédiatement besoin d’un accès multi-utilisateur pour les équipes et les clients, car cette fonctionnalité est toujours en cours.
Explorez WordPress.com l’hébergement de l’agence
3. Kinsta.com – Meilleur hébergement d’agence pour les solutions en marque blanche

Kinsta est un service d’hébergement WordPress premium disponible à la fois pour un usage personnel et pour la gestion d’agences à part entière avec de nombreux clients.
Eh bien, il s’agit d’un hébergement d’agence WordPress entièrement géré où vous trouverez également des solutions en marque blanche entièrement prises en charge. Oui, vous pouvez également l’utiliser comme hébergement revendeur.
Contrairement à d’autres hébergeurs d’agences, les prix ici sont un peu chers. Mais ils en valent la peine. Je vous dirai bientôt pourquoi.
Kinsta est également classé en tête de la liste des hébergements WordPress publiée par G2 en 2025. C’est une preuve de sa fiabilité.

Principales caractéristiques d’hébergement pour les agences :
- Google Cloud Infrastructure
- Chaque client s’exécutera sur son propre conteneur isolé avec des ressources dédiées
- Sécurité intégrée Cloudflare de niveau entreprise
- Garantie de disponibilité de 99,9 %
- Jusqu’à 60 installations WordPress
- + de 35 centres de données + 300 points CDN sont là pour chaque site client
- Migrations gratuites illimitées pour les sites clients
- Sauvegardes quotidiennes
- SSL gratuit pour toujours
- Des performances haut de gamme pour les chantiers lourds
- Tableau de bord unique MyKinsta pour la gestion de tous les sites
- Environnements de staging
- Nombre illimité de membres de l’équipe
- Mise en cache au niveau du serveur
- Surveillance du temps de fonctionnement
- DevKinsta pour les outils de développement
- Support client disponible 24*7*365 disponible en 10+ langues
Kinsta est cher, mais vous obtenez une infrastructure cloud basée sur Google à laquelle il est difficile de résister.
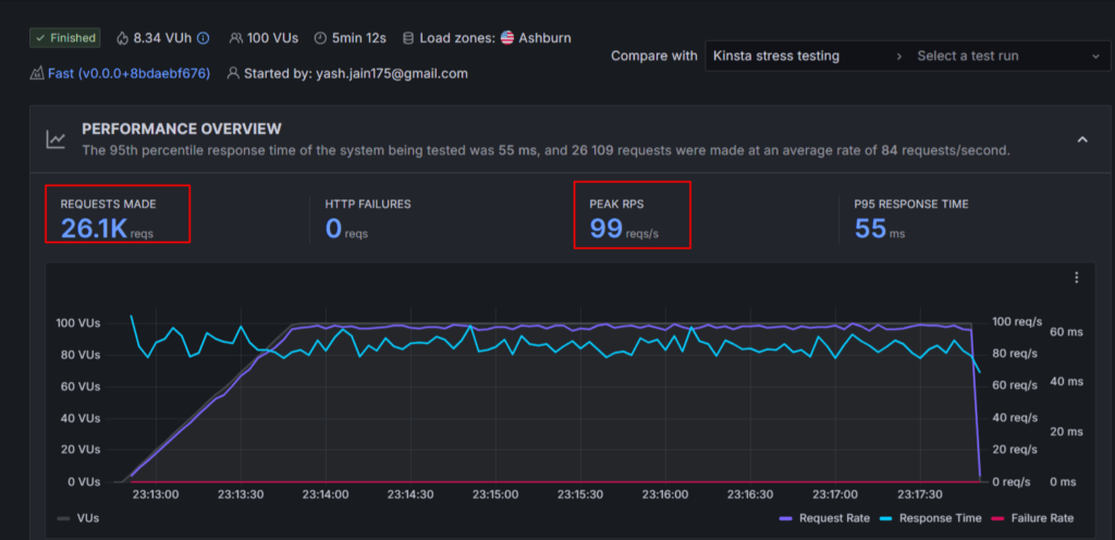
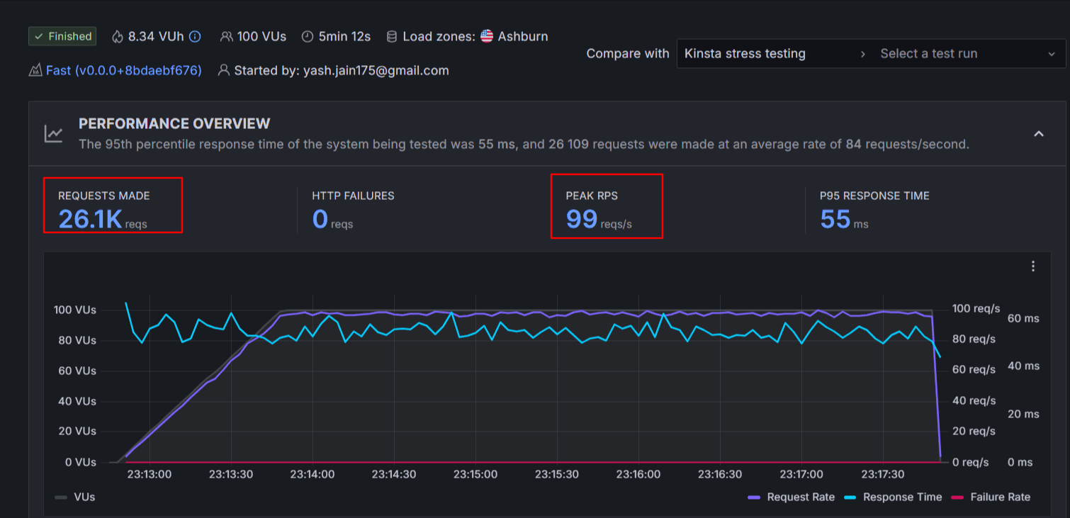
Dans mes tests de performance, Kinsta montre les meilleures performances pour les pages de grande taille. Cela signifie que si vous avez des sites de clients lourds comme les actualités, le commerce électronique, alors les migrer vers Kinsta serait un bon choix.
Vous voyez, leur temps de réponse n’est que de 55 ms dans une situation de trafic en masse.

De la sécurité et de la performance à la gestion du site client, Kinsta ne fait pas de fausses promesses. Ils offrent de la RAM supplémentaire chaque fois que votre site client est nécessaire.
La sécurité est une priorité absolue pour les agences, et cet hébergement ne fait pas l’économie.
Vous bénéficiez de 10 à 15 mesures de protection solides telles qu’une protection DDoS de niveau entreprise, une protection contre les logiciels malveillants, des pare-feu matériels, une surveillance du temps de fonctionnement, un SSL générique gratuit, une rétention de sauvegarde d’au moins 14 jours et plusieurs autres outils qui assurent la sécurité et la stabilité de vos sites.
Une chose que je devrais considérer ici comme un inconvénient est l’évolutivité. Vous ne pouvez pas aller au-delà de 60 sites clients WordPress.
Kinsta offre également un accès multi-utilisateurs pour les coéquipiers et les clients. Ainsi, accorder l’accès à n’importe quel niveau ne sera pas un problème.
Pour le soutien, ils ont un système de chat 24h/24 et 7j/7 dans différentes langues. Donc, si vous êtes une agence en dehors des pays anglais, alors Kinsta est un chèque digne de ce nom. Il aide même vos clients à soutenir s’ils sont situés dans différents coins du monde.
Tarif :

Kinsta propose 3 plans pour les agences à partir de 284 $. Et ils offrent également un hébergement gratuit aux agences pour héberger leur site ici.
Vous pouvez choisir des formules d’agence en fonction du nombre de sites et des besoins de stockage. À part cela, il n’y a pas de différence. Dans les plans annuels, vous bénéficiez de 2 mois d’hébergement gratuit plus un mois supplémentaire gratuit pour chaque site client.
Avantages et limites :
| Avantages | Limites | 
| Les ingénieurs de support sont hautement qualifiés, ce qui sera bénéfique pour les agences à long terme | Cher | 
| Sécurité et performances haut de gamme | L’évolutivité sur le nombre de sites et la quantité de stockage n’est pas si énorme | 
| Des solutions en marque blanche sont disponibles | |
| L’accès multi-utilisateur est pris en charge | |
| Aucuns frais pour l’hébergement d’un site d’agence | 
Dans l’ensemble, choisissez un hébergement d’agence WordPress Kinsta entièrement géré si vous avez un bon budget. Cela peut être très coûteux pour vous et vos clients. Mais Kinsta n’est que l’un des meilleurs hébergeurs WordPress gérés qui offre un support en marque blanche avec des performances et une sécurité haut de gamme.
Essayez l’hébergement WordPress d’agence Kinsta
En savoir plus :
4. WP Engine – Meilleur hébergeur d’agence pour les développeurs

WP Engine est un hébergement WordPress populaire qui propose de bons plans d’hébergement pour les petites et grandes agences.
Ici, vous bénéficiez d’une évolutivité supplémentaire, en particulier sur le stockage. Nous voyons un stockage limité sur Kinsta et WordPress.com mais pas ici.
Leurs performances ne sont pas ultra élevées mais fonctionnent pour la plupart des sites clients. Et du point de vue du prix, WP Engine semble également un peu cher.
Outre l’hébergement, vous aurez également accès à leurs plugins populaires tels que Advanced Custom Fields et Smart Plugin Manager. En plus de leurs sites Sandbox, ces plugins aideront certainement à concevoir une solution de site Web personnalisée pour les clients haut de gamme.
Principales caractéristiques d’hébergement pour les agences :
- Prise en charge de jusqu’à 50+ sites
- Surveillance du temps de fonctionnement de 99,95 %
- 100 % compatible avec les marques blanches
- Accès aux sites Sandbox pour créer des sites personnalisés adaptés aux développeurs
- Jusqu’à 250 Go de disque SSD flexible
- Assistance clientèle 24h/24 et 7j/7
- Accès au programme de partenariat d’agence de WP Engine pour développer votre activité
- Aperçu et surveillance des performances du site
- Outils pour rationaliser la création de sites et automatiser les processus
- Migrations illimitées et outils de gestion en masse
- Sites transférables et environnements de staging pour faciliter la collaboration
- Optimisations des performances de WooCommerce
- Sauvegardes quotidiennes et à la demande avec restauration en un clic
- Protection contre les logiciels malveillants
- Protection DDoS au niveau de l’entreprise
- Surveillance en temps réel et contrôles de disponibilité
- Sécurité de niveau entreprise avec protection proactive
L’hébergement d’agence WP Engine est conçu pour les agences qui veulent des performances fiables, une sécurité renforcée et une marge d’évolution.
Ce qui le rend unique, c’est le programme de partenariat d’agence où vous bénéficiez d’un compte gratuit, d’un gestionnaire de partenaires dédié, de prix spéciaux, de commissions de parrainage et même d’opportunités de co-vente qui vous aident à augmenter vos revenus tout en servant les clients.
Des fonctionnalités telles que les migrations illimitées, la gestion de sites en masse, les environnements de staging, les sauvegardes quotidiennes et les optimisations WooCommerce facilitent la gestion des petits et grands projets.
Le soutien aux développeurs, la formation et l’accès à leur communauté d’experts donnent également aux agences un avantage supplémentaire.
Le principal inconvénient est le prix, qui peut sembler plus élevé pour les petites équipes. Certains avantages avancés, tels que le support consultatif dédié, ne sont disponibles que dans les plans supérieurs, et les options de marque blanche sont limitées.
Même avec ces inconvénients, WP Engine est l’une des solutions d’hébergement les plus complètes pour les agences qui souhaitent se concentrer sur les clients tout en s’appuyant sur une plateforme sécurisée et évolutive.
Tarif :

Les plans d’hébergement de l’agence WordPress WP Engine commencent à partir de 56 $/mois. Cela signifie que vous pouvez démarrer votre site client en payant 12 $/mois.
Ils ont de très bons plans évolutifs qui vous permettent d’étendre jusqu’à 50+ sites et 250+ SSD. La migration est entièrement gratuite dans tous les plans.
Avantages et limites :
| Avantages | Limites | 
| Une assistance téléphonique est disponible | L’accès multi-utilisateur n’est pas pris en charge | 
| La marque blanche est prise en charge | Cher | 
| Bonnes performances | Certaines fonctionnalités ne sont disponibles que dans les plans d’hébergement d’agence haut de gamme | 
| Flexibilité en matière d’évolutivité | |
| Convivial pour les développeurs | 
Essayez l’hébergement d’agence WordPress WP Engine
En savoir plus :
- Critique de WP Engine [Détails complets]
- WP Engine vs Kinsta [Comparaison de l’hébergement d’agence côte à côte]
5. Cloudways – Meilleur hébergement d’agence WordPress pour une évolutivité et une revente maximale

Cloudways Hosting est là où l’évolutivité compte le plus pour les agences. Et ils apportent également l’avantage de la facturation en temps réel pour toutes les agences et leurs sites clients.
Principales caractéristiques d’hébergement pour les agences :
- Sites illimités
- Évolutivité du stockage automatisé (jusqu’à 1280 Go) et de la RAM (jusqu’à 240 Go de RAM)
- Entièrement géré
- Offre une assistance en marque blanche et une solution de revente sans frais supplémentaires
- Migration libre
- Un tableau de bord centralisé pour gérer les membres de l’équipe, les utilisateurs avec leur hébergement
- Assistance clientèle 24 * 7 * 365
- Prise en charge intégrée de Cloudflare pour optimiser les performances et la sécurité
- Pare-feu dédiés, isolation des applications, 2FA
- Sauvegardes, restauration et clonage de sites en 1 clic
- 60+ centres de données des meilleurs services cloud
Outre les avantages de la facturation en temps réel, Cloudways offre une transparence et une grande flexibilité pour tous les types d’agences. Supposons que vous ayez besoin d’une énorme puissance de RAM et de processeur pour le site hautement dynamique de votre client, que ferez-vous ?
Avec d’autres hébergements, vous risquez d’obtenir des limitations de ressources. Mais avec Cloudways, cela n’arrivera pas. Ils offrent une évolutivité jusqu’à 240 Go de RAM, une puissance de processeur de 60 V et un stockage de 1260 Go.
Nous avons testé l’hébergement Cloudways sur un site Web réel qui est en ligne en ce moment. Et d’après nos tests, leur temps de fonctionnement est constant à 100 % pendant la plupart des mois.
De plus, comme ils sont basés sur le « cloud », les risques de panne sont nuls en cas de temps d’arrêt. À long terme, ce niveau de fiabilité ravira sûrement tous les clients.
Dans l’ensemble, Cloudways répond à toutes les fins en comble pour les agences. Ils disposent d’une infrastructure Google, d’options de gestion multi-sites, d’une énorme évolutivité, d’un accès aux utilisateurs et aux équipes, d’options en marque blanche avec des performances et une sécurité élevée. Et la facturation en temps réel vous fait économiser beaucoup sur tous les sites clients.
Le seul inconvénient ici est lié à la facilité d’utilisation. Les clients débutants peuvent rencontrer des difficultés dans l’utilisation de leur environnement d’hébergement.
Tarif :

Le prix de base de Cloudways commence à partir de 14 $/mois et va jusqu’à 1739 $/mois. Vous serez facturé en fonction de la consommation de ressources par vos sites clients. Dans l’ensemble, Cloudways propose des plans pour les petites et grandes entreprises.
Avantages et limites :
| Avantages | Limites | 
| Facturation en temps réel | Le CDN gratuit n’est pas inclus | 
| Évolutivité énorme par rapport aux autres sociétés d’hébergement de la liste | L’assistance téléphonique est absente | 
| Entièrement en marque blanche et support revendeur | L’enregistrement de domaine n’est pas possible ici. | 
| Haute performance et sécurité | |
| Des applications Web haut de gamme peuvent également être déployées pour les clients en raison de la prise en charge d’une grande expansion de la RAM | |
| La fiabilité est optimale lorsque vos sites clients se déploient dans un réseau Cloud | 
Essayez Cloudways Agency Hosting
En savoir plus :
Le mot de la fin :
J’espère que vous avez trouvé une bonne option d’hébergement pour votre agence aujourd’hui. Je comprends qu’il s’agit d’une décision cruciale, car si quelque chose ne va pas, cela peut mettre en danger tous les sites, le temps et les ressources de vos clients.
C’est pourquoi je n’ai partagé avec vous que les cinq meilleures options, afin que vous puissiez prendre votre décision facilement.
Si je dois tout résumer rapidement, voici comment cela se résume :
1. Hostinger : Cela fonctionne pour toutes les nouvelles agences où les sites clients sont basiques et nécessitent des ressources limitées. L’abordabilité avec un mélange de solde effectué vous aide à économiser de l’argent à plus long terme.
2. WordPress.com : Cet hébergeur est une véritable solution pour les utilisateurs de WordPress. Il répond à toutes les listes de contrôle, à l’exception de l’accès multi-utilisateurs. Allez-y pour une valeur monétaire maximale et une capacité de gestion du trafic élevée
3. Kinsta convient aux grandes agences où la marque blanche et la haute sécurité comptent le plus.
4. WP Engine : offre non seulement l’hébergement, mais offre également d’excellents outils aux développeurs pour concevoir un site Web personnalisé pour les clients.
5. Cloudways : est parfait pour atteindre une évolutivité maximale. Avec l’avantage de la facturation en temps réel, les agences et les clients économisent énormément d’argent à long terme.
Si vous avez des questions à me poser, faites-le moi savoir dans les commentaires.
Foire aux questions :
Quel est le meilleur hébergement WordPress pour les agences ?
WordPress.com offre les plans d’hébergement d’agence au meilleur rapport qualité-prix. Cependant, Kinsta convient aux grandes agences et Cloudways est la solution d’hébergement basée sur le cloud qui se distingue par les agences qui recherchent une évolutivité maximale.
Les agences doivent-elles se soucier de la conformité légale de l’hébergement ?
Oui. Si vos clients travaillent dans des domaines tels que la santé ou la finance ou servent des clients dans différentes régions, l’hébergement doit respecter les règles locales. Assurez-vous que l’hébergeur propose des serveurs aux bons endroits et qu’il répond aux normes telles que le RGPD ou la HIPAA si nécessaire.
Quelles fonctionnalités les agences doivent-elles rechercher dans l’hébergement WordPress ?
La gestion multi-sites, la performance et l’évolutivité, les sauvegardes quotidiennes, les options en marque blanche, les outils de collaboration avec les clients, les outils de communication, la tarification en gros, etc. sont quelques-uns des éléments clés à examiner dans l’hébergement Web pour les agences.
Pourquoi les agences ont-elles besoin d’un hébergement différent de celui des propriétaires de sites individuels ?
Les agences s’occupent de nombreux sites Web de clients, elles ont donc besoin d’outils pour les gérer en un seul endroit. Ils ont également besoin d’une sécurité renforcée, de meilleurs prix pour les sites en vrac et de la possibilité de personnaliser l’hébergement.
Les agences peuvent-elles revendre l’hébergement WordPress à leurs clients ?
Oui. De nombreux fournisseurs d’hébergement proposent des plans de revendeur ou de marque blanche. Les agences peuvent inclure l’hébergement dans leurs forfaits de services et gagner des revenus stables tout en offrant aux clients un point de contact unique.
